
Kayla Taylor

Ashwin Venkatesan
Managing your AWS costs is both crucial and complex, and as your AWS environment grows, it becomes harder to know where you can optimize and how to execute the necessary changes. Datadog Cloud Cost Management provides invaluable visibility into your cloud spend that enables you to explore costs and investigate trends that impact your cloud bill. And now, Cloud Cost Recommendations automatically identifies the optimizations available to you and makes it easy to execute changes that realize cost savings and help you better manage your cloud spend.
In this post, we’ll show you how Cloud Cost Recommendations helps you identify and optimize AWS cost inefficiencies resulting from legacy services, unused resources, and over-provisioned workloads.
Migrate to current-generation AWS services
The current generation of many AWS services delivers superior performance and improved cost-efficiency compared to legacy services such as previous-generation EC2 instance types and EBS volume types. Migrating to current generation services is often a productive step towards cost optimization, but it can be challenging to identify all of the workloads in your environment that rely on the older versions. Cloud Cost Recommendations automatically detects legacy services in your environment—like previous-generation instances and volumes—and gives you customized guidance for migrating to the current generation.
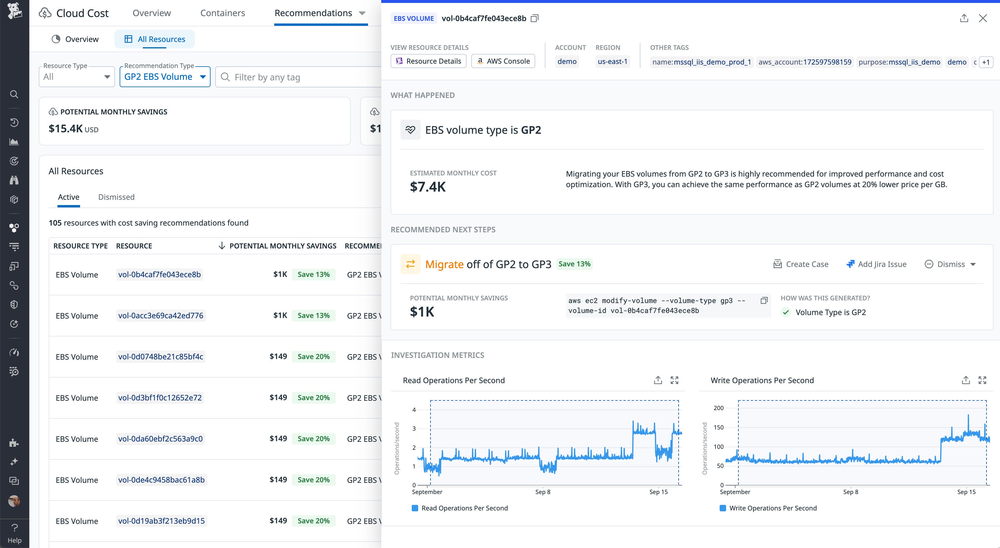
Let’s say you wanted to look for opportunities to optimize your EBS costs. Cloud Cost Recommendations can show you all the EBS volumes you’re using that are based on previous-generation volume types—such as io1 and gp2, which are less performant and cost-efficient than the gp3 volume type. You can easily filter your cost recommendations to list the gp2 volumes you’re using—including each volume’s ID and tags, as well as the amount of savings you could potentially realize if you migrate it to gp3. In the screenshot below, a single gp2 volume is selected, and the side panel shows the current cost of this volume, a description of the optimization opportunity, and a customized command you can execute from the AWS CLI to migrate the volume from gp2 to gp3.

The suggested migration offers a simple, one-time optimization, but even after you’ve implemented a recommendation like this, unwanted resources could turn up again in your environment. For example, a team may launch a new gp2 volume instead of gp3, unaware of the cost implications. To help you make a lasting reduction in your AWS spending, Datadog makes it easy to surface cloud cost data and recommendations on the dashboards your teams are already using. You can export data from the Cloud Cost Analytics page or easily deploy the out-of-the-box Cost Optimization Opportunities Powerpack, which groups key cloud cost widgets and displays cost recommendations for EBS, EC2, S3, DynamoDB, and other AWS services.

This Powerpack makes it easy to add cost recommendations to the out-of-the-box dashboards your teams already use to visualize AWS performance and opportunities for savings. When you put cost data in their path, teams can adopt a culture of cost awareness and make application and infrastructure decisions informed by cost-efficiency metrics. You can also use the Powerpack to complement dashboards that show changes in your AWS costs, enabling organization-wide cost reporting and illustrating trends in your cloud spend and optimization efforts.
Find and delete unused resources
As your applications evolve and your teams deploy new features, the growing complexity of your expanding environment can make it challenging to keep tabs on all of the AWS resources you use. As a result, you might end up with unused resources—such as ELBs, Amazon MQ brokers, and RDS tables—that still contribute to your cloud costs without adding value to your business. Even teams that have formal and detailed decommissioning procedures are at risk of leaving unused resources in their environment, leading to wasted cloud spend.
Cloud Cost Recommendations can automatically identify unused AWS resources and surface details to give you the visibility you need to avoid unnecessary costs. In the screenshot below, the Cloud Cost Recommendations page lists unused RDS instances. The side panel shows detailed data from an instance that has no connections and hasn’t been active for over 60 days. It also shows a customized aws rds CLI command you can use to easily delete the unused instance and realize a cost savings of $1,800 per month.

To achieve ongoing cost optimizations, you can use Datadog App Builder to accelerate fixes like this in the future. App Builder lets you create custom functionality that you can use to easily manage your AWS environment from within the Datadog platform—such as deleting an unused resource. Your apps can help you scale your cost-efficiency initiatives by enabling team members to easily execute AWS actions when Cloud Cost Recommendations detects an opportunity for optimization. To get started quickly using App Builder, you can choose from blueprints that define customizable apps, and you can select and combine prebuilt queries from the Actions Catalog to automate management of your AWS resources.
Downsize overprovisioned workloads
To optimize costs, it’s important to avoid allocating more capacity than necessary for the resources in your environment. But it’s challenging to accurately forecast a new application’s requirements, and once that application is running in production, its resource consumption can change unpredictably as the workload evolves. For example, EBS volumes can easily end up with provisioned IOPS beyond what’s required to execute their workload, leading to low resource utilization and inefficient cloud spend.
By tracking the resource utilization in your AWS environment, Datadog can automatically detect inefficiencies like EBS volumes with unused IOPS. In the screenshot below, Cloud Cost Recommendations has identified a volume with overprovisioned IOPS and throughput, and provides quick visibility into the volume’s details and the costs you can save by rightsizing it. With a single click, you can create a Jira issue or a case in Datadog Case Management to assign activities related to the optimization, including reviewing the cost and performance impacts.

You can also see your cost recommendations for each service in the Service Catalog. By grouping potential savings by service, you can easily see cost trends and savings opportunities across all of the AWS products used by a service. And with cost data alongside service performance metrics and ownership information, the Service Catalog enables you to investigate costs and coordinate plans to rightsize the service’s infrastructure and quickly realize savings opportunities.
Elevate your AWS cost management with Datadog
Cloud Cost Recommendations draws on the deep history of cost and performance data from your AWS resources collected at five-second granularity. Now available in public beta, Cloud Cost Recommendations helps you quickly execute AWS cost optimizations and foster a culture of cost awareness that enables your teams to drive continuous cost efficiency. Set up Cloud Cost Management and see the documentation to get started. If you’re not already using Datadog, you can start today with a free 14-day trial.





