
Bridgitte Kwong

Guilherme Vieira Schwade
Delivering seamless user experiences requires deep visibility into web performance. Core Web Vitals—Largest Contentful Paint (LCP), Interaction to Next Paint (INP), and Cumulative Layout Shift (CLS)—serve as critical benchmarks for assessing site health. However, many teams struggle to turn these metrics into actionable insights that can help resolve performance problems.
To bridge this gap, Datadog Real User Monitoring (RUM) now includes the Optimization page, a powerful tool that helps teams pinpoint the root cause of browser performance issues. The new Optimization workflow uses real traffic data to provide deep insights about performance trends, resource loading for URL groups, and recurring errors—and their impact across different user segments. In addition to delivering information about Core Web Vitals, the workflow offers insights into Datadog’s custom Loading Time metric, which evaluates full-page load time from the user’s perspective.
In this post, we’ll explore how Datadog RUM provides a unified view of web performance to help you:
- Quickly identify and resolve user experience issues
- Optimize load speed with LCP insights
- Minimize input lag and optimize responsiveness with INP insights
- Improve visual stability with CLS insights
Quickly identify and resolve user experience issues
Complex web applications make it hard to diagnose performance issues, leading to slow load times and frustrated users. Without real-time visibility, teams struggle to pinpoint problems across devices, browsers, and regions.
Datadog RUM automatically collects Core Web Vitals for every user session, surfacing key performance indicators in an intuitive dashboard on the new Datadog RUM home page. You can use these insights to identify issues and take action promptly.
With the home page’s efficient layout and interactive widgets, you can quickly explore real-time data, pinpoint problem areas, and uncover the root causes of performance issues. Whether you’re focused on improving LCP, optimizing load times for single-page applications (SPAs), or resolving bottlenecks that are specific to your application, the dashboard equips you with the tools that you need to enhance user experiences.

For deeper analysis, the Optimization page provides granular breakdowns of Core Web Vitals by user demographics such as browser, region, and app version. You can use this information to track performance trends over time, understand which user groups are most affected, and prioritize optimizations with precision.

Optimize load speed with LCP insights
LCP measures how quickly the largest visual element on your page loads—a critical factor in both user experience and SEO rankings. A slow LCP can frustrate users, increase bounce rates, and hurt search visibility.
With the Datadog RUM Optimization page, you get a clear, data-driven view of LCP performance with no custom queries required. As a result, you can pinpoint and resolve slow-loading content. The Optimization page for LCP automatically displays pages that have slow LCP, the largest contentful element and other key rendering delays, and slow-loading resources and errors that affect load speed.
Additionally, Session Replay and waterfall visualizations provide complete context during troubleshooting. You can use these insights to eliminate bottlenecks, improve load times, and deliver a faster, more engaging experience for your users.

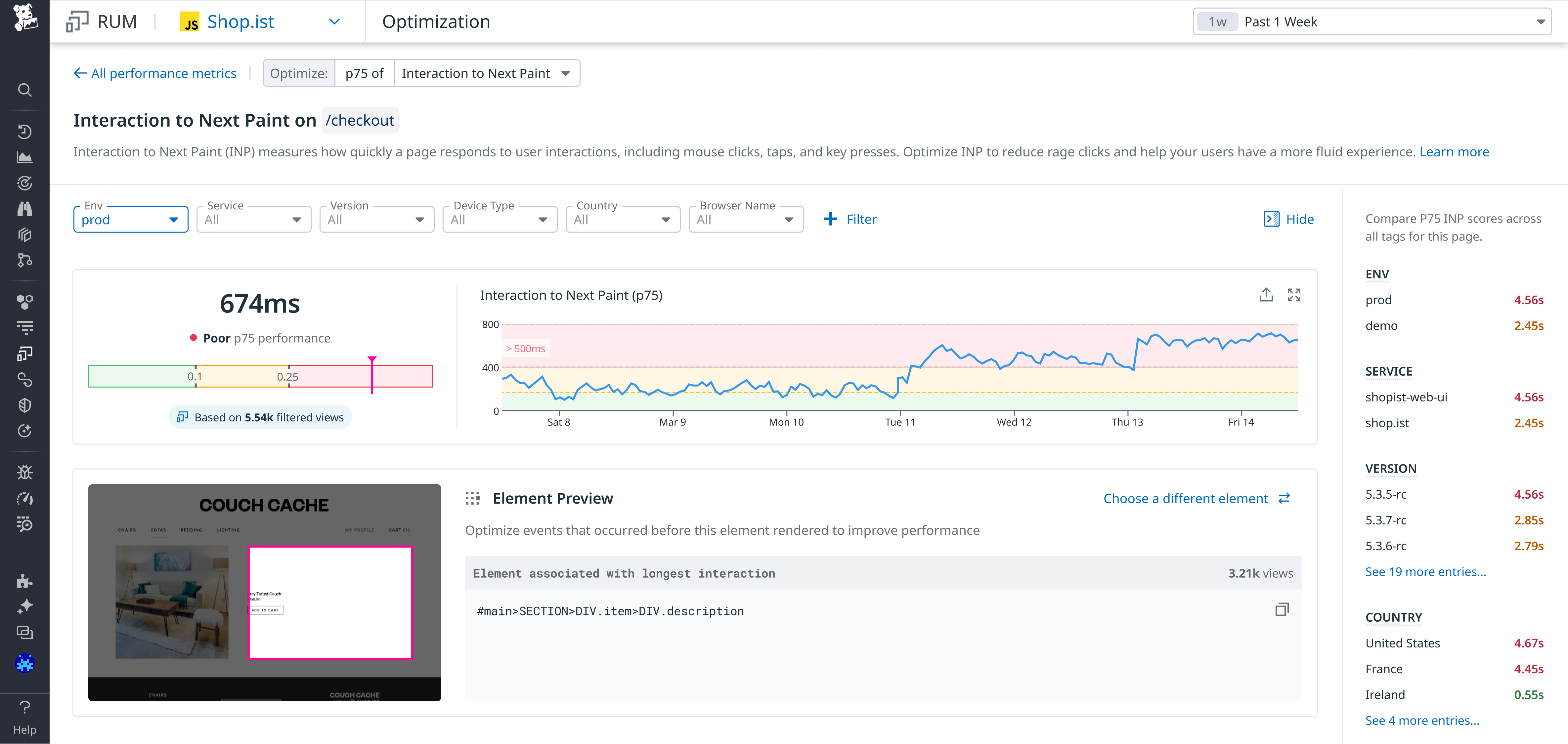
Minimize input lag and optimize responsiveness with INP insights
Slow interactions frustrate users and impact conversions—whether it’s a delayed button click during browsing, a sluggish form submission during a sign-up, or an unresponsive UI element during a purchase. INP is a crucial metric for user experience and SEO because it measures how long it takes for a page to visually respond after a user interacts with the page.
On the Optimization page for INP, Datadog RUM helps you diagnose lag issues and improve INP scores. You can use Session Replay and visuals of the slowest interactions to see exactly what users experience during their interactions with the page. Additionally, a scoped waterfall timeline maps out the sequence of RUM events that contribute to slow responsiveness.

The Optimization page also includes information about long tasks and long animation frames (LoAFs). With LoAF data, you can pinpoint processing delays attributed to scripts and expose rendering bottlenecks that wouldn’t appear with long tasks alone. Datadog also maps LoAF data back to unminified code, helping you trace performance bottlenecks to their source and resolve them efficiently.

Improve visual stability with CLS insights
CLS measures the largest burst of unexpected layout shifts that occur during a page’s life cycle. A layout shift happens when a visible element moves from one rendered frame to the next without any user interaction, disrupting the visual stability of the page. These shifts can cause your users to lose their place on the page or to click a link or button that they didn’t intend to click.
The Optimization page for CLS offers insights about these shifts so that you can minimize their impact on your users. With Session Replay, you can see the moment that each element shifted. The Optimization page also provides analysis that displays the position of the elements before and after a shift, in addition to the amount of displacement (in pixels) that occurred. You also can view the correlation of the timestamp of each shift and the network requests that happened just before the shift.
After you know which elements are shifting, how much they’re shifting, and the circumstances in which the shifts are occurring, you can implement appropriate solutions to improve your CLS score.
Start improving your application’s user experience today
Datadog RUM offers insights about how real users experience your application and helps you identify and resolve performance issues and errors. With the new Optimization page, you can quickly pinpoint problems and use Core Web Vitals to increase load speed, minimize input lag, and improve visual stability. To get started optimizing the performance of your application, see the Datadog RUM browser monitoring documentation.
If you don’t already have a Datadog account, you can sign up for a 14-day free trial.





