
Addie Beach

Ryan Warrier
While cloud solutions can give you greater flexibility as you scale your infrastructure, limited visibility into resource utilization makes provisioning the right amount of compute resources challenging. To ensure that every workload is fully supported, many organizations may opt to over-provision, which leads to overspending. Or, in an attempt to maximize cost savings, organizations may under-provision, leaving workloads unsupported and risking serious performance impacts. By surfacing cloud cost trends alongside performance metrics, usage patterns, and recent deployments, Datadog gives you the context you need to track performance across your cloud infrastructure and streamline your spend.
To help you further optimize your cloud environment, Datadog has partnered with AWS Compute Optimizer to create an integration that improves your Amazon Elastic Cloud Compute (EC2) instance recommendations. By default, Compute Optimizer gives you instance recommendations based on your CPU, storage, and I/O data. With our new integration, you can supplement this data with memory utilization metrics directly from Datadog. This allows you to get memory-aware EC2 recommendations from AWS Compute Optimizer, helping you ensure the best possible performance at an optimal price.
Get memory-aware EC2 instance recommendations
If you’ve already set up the AWS integration in Datadog and opted into this feature in AWS, you can quickly enable the Compute Optimizer integration with a single click by installing the Datadog AWS Compute Optimizer integration. Datadog will then start sending memory utilization data to Compute Optimizer for the EC2 hosts on which you have installed the Datadog agent. After a 30 hour period where AWS backfills your memory utilization data from Datadog, you can start viewing memory-optimized recommendations directly in AWS Compute Optimizer.

Having complete visibility into your EC2 instances allows you to streamline cost for your AWS infrastructure while improving application performance. AWS Compute Optimizer automatically highlights instances that have been over- or under-provisioned and provides you with recommendations for usage types that better suit your workloads. With memory utilization metrics from Datadog, you can unlock additional instance types in your recommendations, giving you insights that are tailored even more closely to your actual usage. For example, if you’re using memory-optimized instances to support your entire application, Compute Optimizer can identify less expensive, general-purpose types that you can switch to for any instances that are handling less memory-intensive tasks.
AWS also gives you a Savings Opportunity metric that enables you to better understand the potential benefits from changing instance types. By viewing this metric, you can estimate the percentage of your monthly cost that you can save after you change these instances. These insights help you quickly prioritize rightsizing for the instances that represent the greatest possible savings.
Use Datadog APM to monitor provisioning impacts
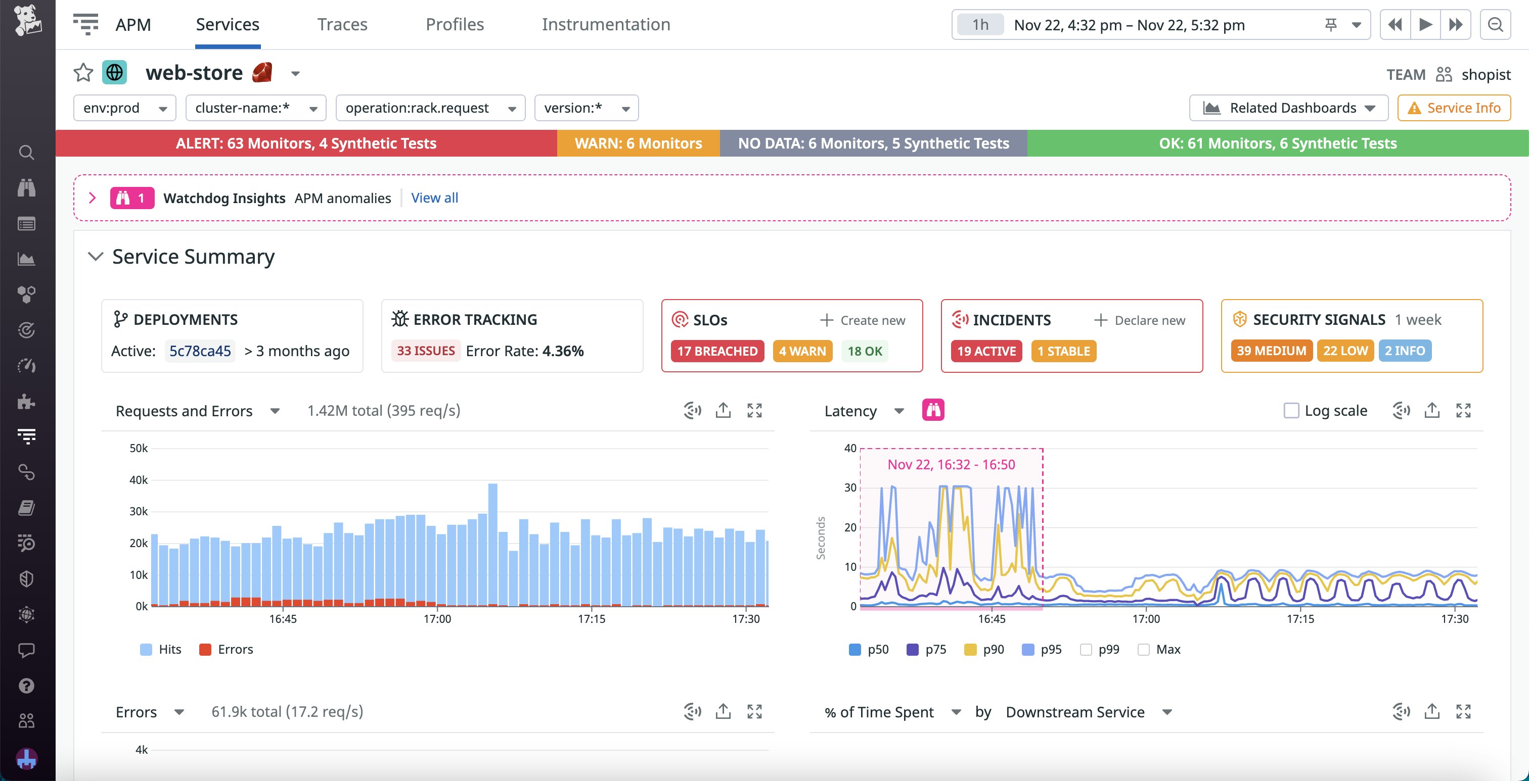
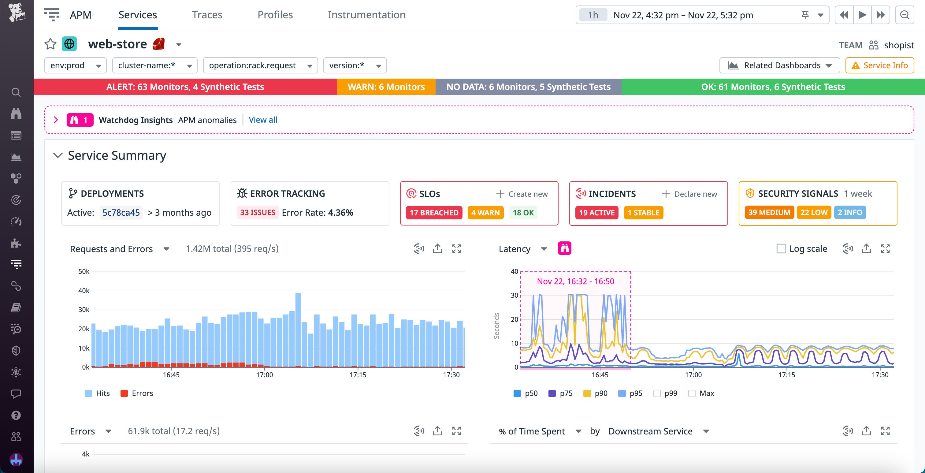
As you transition to new instance types, you can leverage Datadog to verify that your applications continue to operate as expected. When you rapidly rightsize your application, it’s important to ensure that any changes you make to achieve greater savings are durable within your system. Datadog APM enables you to identify issues caused by incorrectly provisioned resources.
You can use Datadog APM to monitor a variety of metrics, such as latency, that help you ensure that your customers aren’t negatively affected by EC2 instance type changes. With dashboards, you can analyze long-term application performance impacts from modifying your instances and can also set up monitors that alert you to any issues, such as a sudden spike in errors. Additionally, you can pivot to the relevant Service page in APM to dive deeper into performance metrics for your application.

AWS Compute Optimizer, enhanced with Datadog
Linking Datadog to AWS Compute Optimizer helps you get higher quality EC2 instance recommendations with memory utilization data from the Datadog agent. With further visibility into your instance usage, you can rightsize your infrastructure while streamlining your overall cloud cost. Plus, you can leverage Datadog APM to quickly understand any performance implications from modifying your instances.
To use Datadog’s AWS Compute Optimizer integration, you must be a user of both Datadog Infrastructure Monitoring and AWS Compute Optimizer. If you’re new to Datadog, you can sign up for a 14-day free trial today.





