
Natasha Goel

Patrick Krieger
As your applications scale across cloud and SaaS providers, allocating costs and optimizing workloads become increasingly important—and challenging. Without access to cost data in their daily workflows, engineering teams can’t easily understand the cost of their resources and identify where they can reduce their spend. And while FinOps teams have access to cost data, they often review this information in silos. Ultimately, without engineering and FinOps teams in the same platform, organizations struggle to collaborate and successfully reduce wasted spending.
Now, with new FinOps capabilities in Datadog Cloud Cost Management (CCM), your organization’s engineers and FinOps practitioners are unified in a single platform for cost observability. The integration of cost data and observability data helps engineers make informed decisions about cost optimization, and it gives FinOps practitioners the context they need to effectively collaborate with the engineers.
In this post, we’ll explain how CCM helps your organization:
- Granularly allocate costs with custom allocation rules
- Report on cost and usage trends across teams
- Empower engineering teams to track budgets
- Detect and investigate cost anomalies quickly
- Optimize with cost recommendations and commitment programs
Granularly allocate costs with custom allocation rules
Cost allocation is fundamental to FinOps, but many organizations struggle to get accurate showback or chargeback because shared services like databases and networking don’t come with clear ownership.
With CCM, you can now define custom allocation rules to attribute shared costs to the right business dimensions across AWS, Microsoft Azure, and Google Cloud. This feature includes custom percentage allocation, where you split shared or unallocated costs by percentages that you specify. For example, as the following screenshot shows, you can allocate Amazon RDS costs across four teams by defining custom percentages that add up to 100% of RDS costs allocated.

With this capability, FinOps practitioners can break up shared costs that were previously unattributable or difficult to tag on the underlying infrastructure. When combined with tag pipelines, custom allocation rules help you get closer to 100% allocation of costs across cloud and SaaS providers for more granular showback and chargeback.
Report on cost and usage trends across teams
Without simple cost reporting across providers, FinOps analysts struggle to quickly answer questions about cloud spend. Now, with CCM’s new reporting interface, you can easily create and customize cost reports by any dimension. You can also schedule and share reports with engineering, finance, and leadership teams to answer questions about spend and usage.
In the example shown in the following screenshot, FinOps analysts built a monthly AWS, Azure, Google Cloud, and Datadog cost report broken down by team. The FinOps analysts can use this report to show engineering teams what their true costs are and prioritize communication with teams that have the largest cost changes. This information helps teams target optimization efforts, track spending against budgets, and understand spend trends. You can also transform any report to CSV format or view the data in Datadog Sheets.

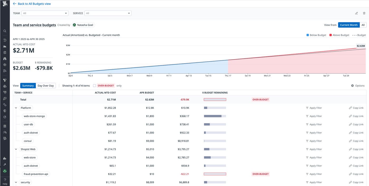
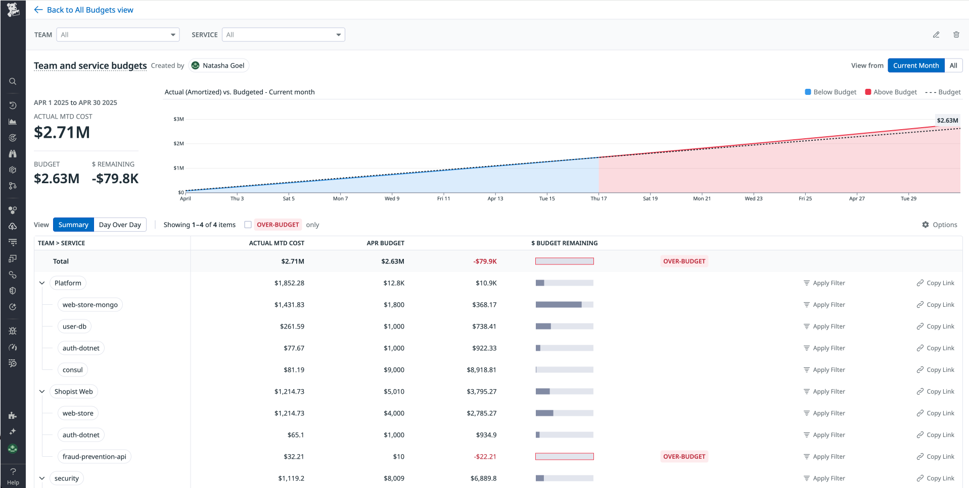
Empower engineering teams to track budgets
FinOps practitioners want to create an organization-wide culture of cost ownership. However, it’s challenging to give engineers easy visibility by putting budgets in products and tools that the engineers use on a regular basis.
With budgets in CCM, FinOps practitioners can create budgets across cloud and SaaS providers. Then, engineering teams can see how their spending tracks against the budgets throughout the month or year. This visibility helps teams focus on costs in real time, preventing cost overruns and retroactive budgeting and planning.
For example, in the following budget, FinOps practitioners can see actual costs and budgeted costs by teams, in addition to the services that those teams own. The FinOps team can see that the April costs are over budget and can copy the link to send to the appropriate team to find out what’s driving the budget overage.

Detect and investigate cost anomalies quickly
Within ephemeral environments, understanding unexpected costs often means digging through cost data, guessing what changed, and chasing down engineers over Slack. Manual investigations slow down response time, create friction between teams, and result in wasteful costs.
Anomalies in CCM inform FinOps and engineering teams about unexpected cost changes across their accounts and make it easy for FinOps practitioners to contact the specific teams that caused the changes. Datadog automatically identifies these anomalies by using machine learning models that are trained on 15 months of historical data. The models also account for seasonality.
In the anomaly shown in the following screenshot, Amazon EC2 m6a.16xlarge costs are $68.8K higher than expected in the Shopist Prod account. The Shopist-web team’s web-store service is identified as the reason, so you can create a Datadog Notebook to share the anomaly directly with that team. Engineers can clearly see the specific resource IDs of the resources that are producing the anomaly. If the increase is expected, teams can resolve the anomaly with that context.

You can also create anomaly monitors to alert teams in the tools that they use: Slack, email, Jira, and more. This capability puts the anomalies in front of engineers and empowers them to resolve the issues faster. FinOps practitioners no longer have to own the end-to-end workflow to identify, triage, and explain anomalies.
Optimize with cost recommendations and commitment programs
FinOps and engineering teams generally have two ways to collaborate in reducing costs: optimize usage or optimize rate.
Cloud Cost Recommendations is a feature that helps engineering teams generate usage-based savings. The recommendations are powered by observability data and cost data, and you can add them to engineering teams’ existing dashboards. Recommendations can be shared directly or pushed into Jira so that they show up in engineers’ existing workflows.

On the rate side, commitment programs like RDS Reserved Instances can significantly lower your cloud bill. CCM shows metrics such as effective savings, utilization, and expiration timelines so that FinOps and engineering teams can work together to understand whether on-demand resources are optimal or whether it’s time to purchase commitments.

With CCM, FinOps practitioners can track usage optimizations and rate optimizations in the same place where engineers track observability data. The unified platform simplifies collaboration for these optimizations.
Start unifying FinOps and engineering workflows today
With its new FinOps capabilities, CCM brings your FinOps and engineering teams into a single workflow to allocate, budget, investigate, and optimize costs. CCM helps your teams make informed decisions about cost and take action more quickly.
To learn more, check out the CCM documentation. If you don’t already have a Datadog account, you can sign up for a 14-day free trial to get started.





