
Addie Beach

Jamie Milstein

Julio Machado
Heatmaps is now part of Datadog Product Analytics! Note that some visuals in this post may not reflect the updated UI.
While understanding user behavior is key to effectively optimizing your application, it can be difficult to grasp how problems in individual sessions fit into larger trends. You could look at each relevant user session one by one to gauge how many users are experiencing an issue and to what degree. However, clicking through hundreds (or even thousands) of sessions is time-consuming and can overwhelm you with data that’s hard to analyze.
Datadog Click Maps—a map type of Datadog Heatmaps—help you easily see patterns in user behavior without needing to create queries or comb through session replays. For each page in your app, Click Maps provide you with color-coded visualizations that gather data from all of your user sessions and help you immediately identify popular actions. By showing where users are and aren’t clicking, Click Maps enable you to create optimal page layouts with content strategically placed for maximum user interaction. This data also gives you crucial context for troubleshooting session issues, allowing you to quickly refine the scope of investigations. Additionally, by providing you with insights into broader behavioral trends, Click Maps make it easy to design useful, relevant conversion funnels.

Gain UX insights from behavioral visualizations
Click Maps enable you to visualize which page elements—including buttons, menu items, and links—users are interacting with the most. After selecting the view you want to analyze in Product Analytics, clicks from every related user session in the selected time period are aggregated and layered over the current page layout, helping you quickly see where user activity is concentrated. Filters like country, browser, and device type enable you to fine-tune the data being displayed in the click map based on factors that may be impacting different segments of your user base.
This information helps you determine which parts of your app are driving the most engagement and recognize areas for improvement. For example, let’s say you want to analyze how well your new call to action (CTA) is performing. First, you can view the click map for the page that contains the CTA. Upon doing so, you notice that users are skipping your CTA entirely and interacting primarily with buttons in a completely different area of the page. At this point, you can pivot to individual session replays in Product Analytics for more detailed insights into your user behavior, such as cursor activity or pages they may be accessing before or after the current view. These session replays reveal that users are passing over the CTA completely, suggesting that their focus is being pulled elsewhere on the page and that these other areas might be a better location for this content.
Troubleshoot session issues with detailed analytics
Every click map comes with an Insights panel that displays trends in page popularity, unique user visits, and frustration signals, giving you greater context for your click activity. For deeper troubleshooting, you can also analyze information about individual actions. The Insights panel lists the most popular user actions for each page—by selecting an action, you can access time graphs for total click counts and options for pivoting to related rage, error, and dead clicks. And if you want to investigate usage trends on an action even further, you can use the Insights panel to search for relevant user sessions and replays that might have experienced the same issues.

For example, while using Heatmaps to investigate a user session that resulted in an error, you notice that the user interacted heavily with the checkout page without buying anything. You can pivot to the click map for this view and examine the Insights panel to determine whether the error during this individual session indicates global problems in your app. Sure enough, the click map shows a sharp increase in rage and error clicks on the “Checkout” button within the last few days. By filtering this data by device type, you discover that the problem has occurred mainly for users accessing your app from tablets. You can then escalate this issue and share your findings with the relevant issue response team.
Alongside Click Maps, Datadog Heatmaps also offers a Top Elements view that ranks each element on the page based on the number of users that interact with it. The Top Elements view allows you to quickly glance at a click map and understand which elements are getting traction, so you can make better informed decisions about your page’s UX.

Create useful conversion funnels
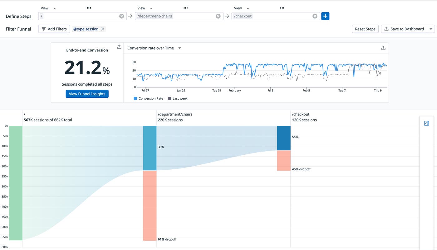
Click Maps can help you spot hidden user stories and behavioral patterns, making it easier to create funnels relevant to your user conversion goals. With conversion funnels in Datadog Product Analytics, you can evaluate pain points in your app by visualizing the pages and actions that lead users to drop off, particularly before they reach key content such as CTAs. To create effective conversion funnels, however, you first need to identify the paths that your users are taking through your app—which may be different than the ones you originally intended for them to take.
By analyzing the list of popular actions on the Click Maps Insights panel, you can begin to determine the most common user journeys in your app. Once you’ve identified an action that users frequently take to reach your CTA, you can click through to view additional details and create a conversion funnel that includes the action and the related page, giving you a starting point to quickly build the rest of your funnel.
This funnel then allows you to quickly analyze how interactions with a single action could be affecting overall user conversions in your app. Let’s say you expect that most users will access your new free-trial offer from a link on the homepage. However, using Click Maps, you notice that most users are actually getting to the trial signup page from a drop-down menu on the cart page, as shown in the screenshot below. With this knowledge, you can then create a funnel that allows you to effectively evaluate how many users are accessing your offer. You then leverage the findings from your funnel when evaluating your UX and studying the impact of various design decisions.

Get started with Click Maps
Part of Datadog Heatmaps, Click Maps help you visualize thousands of user actions and behavioral patterns in a single view. You can use these insights to troubleshoot more effectively, identify strategies for optimizing your UX, and generate useful funnels.
If you’re already a Datadog customer, you can start using Click Maps with our Heatmaps and Product Analytics documentation. Or, if you’re new to Datadog, you can sign up for a 14-day free trial today.





