
Albert Wang
Datadog Synthetic Monitoring is now available. Start a free Datadog trial here.
Datadog is pleased to announce the availability of Synthetic Monitoring, a whole new layer of visibility on the Datadog platform. By monitoring your applications, API endpoints, and key business flows via simulated user requests, Synthetic Monitoring helps you ensure uptime, identify regional issues, track application performance, and manage your SLAs and SLOs. By unifying Synthetic Monitoring with the rest of your metrics, traces, and logs, Datadog allows you to observe how all your systems are performing as experienced by your users.
Proactive user experience monitoring
Datadog Synthetic API tests and browser tests help you proactively identify issues in application endpoints and key business workflows (e.g., signing up for a new account) before your end users encounter them.
Synthetic API tests generate active requests to your web properties or application endpoints at periodic, configurable intervals. Synthetic Monitoring can continuously simulate several different types of traffic:
- HTTP: verifies that applications are up and respond to requests
- DNS: monitors the performance and resolvability of DNS nameservers
- TCP: ensures the availability of critical service ports (e.g., SSH (22), DNS (53), VPN over HTTPS (443))
- SSL: validates SSL/TLS certificates and tracks their expiration dates
- ICMP: pings endpoints to detect connectivity or latency issues, unexpected changes to security firewall settings, and the number of network hops to a host
You can also chain HTTP requests using multistep API tests in order to verify critical service workflows from end to end. Synthetic Monitoring provides complete coverage for debugging system performance at each network layer, so you can verify not only that your services are performing optimally, but also that any conditions you define are met, such as response or lookup times, HTTP response code, network hops, and more.

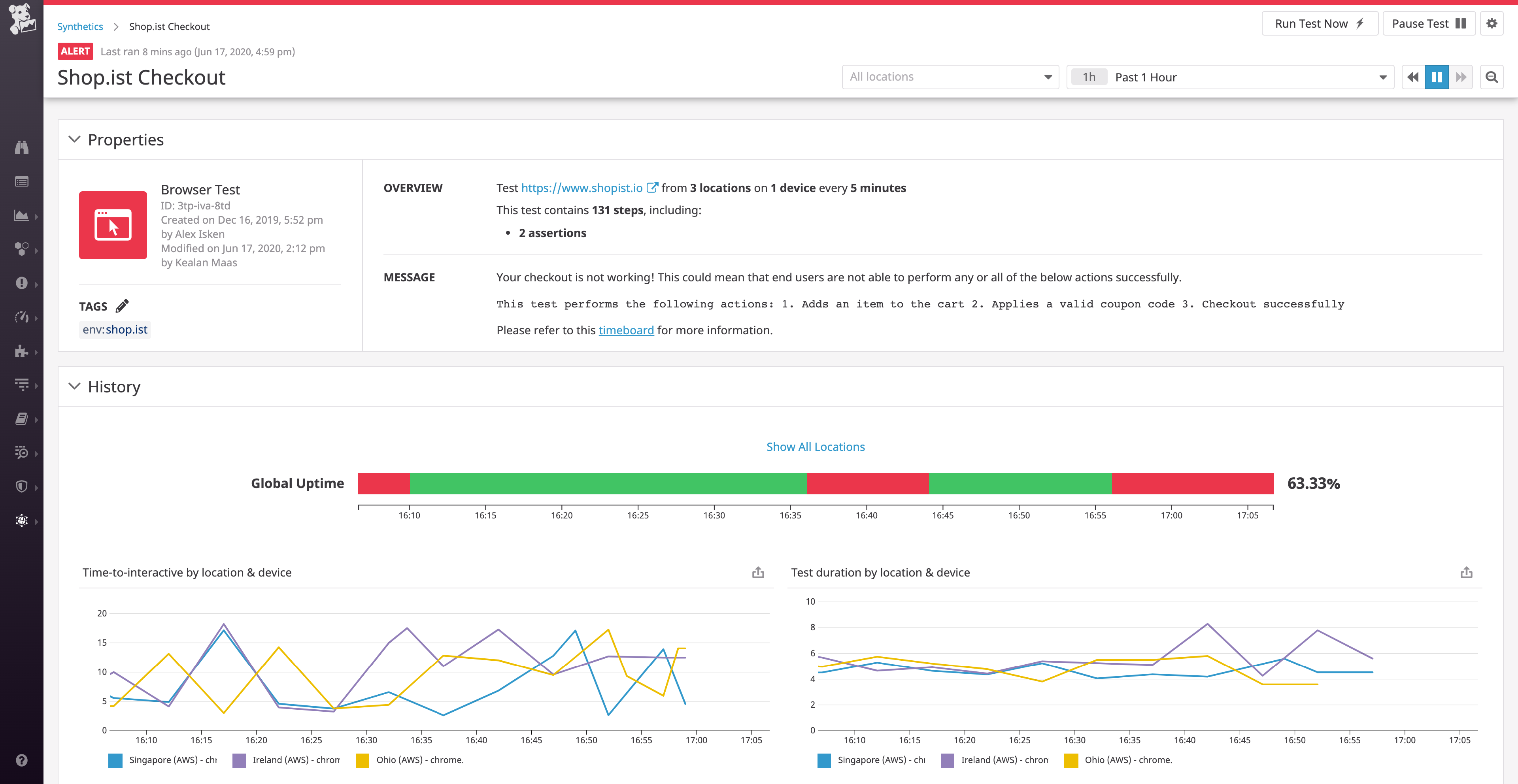
Datadog Synthetic browser tests provide end-to-end visibility across every step of your key application workflows, such as signing up for an account or adding items to a shopping cart. Anyone in your organization can use the Datadog Synthetic Monitoring UI to record their own multistep tests in minutes. Browser tests help validate that users can complete important actions and allow you to observe what your users are seeing as they interact with your applications.
You can configure API and browser tests to run from Datadog-managed locations around the globe, without configuring any testing infrastructure. Creating your own private locations also allows you to synthetically monitor internal-facing applications and CI environments that aren’t publicly accessible. This also makes it possible to simulate traffic from custom locations that matter to your business, such as call centers, warehouses, offices, or wherever your key customers are located.
End-to-end visibility
Synthetic tests provide end-to-end visibility for validating that end users can perform critical business transactions, such as visiting your homepage, signing up, and logging in. Misconfigured DNS, CDN, or web server settings can produce situations where your application looks fine internally but is actually inaccessible to some segment of your customers.

Synthetic Monitoring was designed from the ground up to be integrated tightly to the rest of the Datadog platform. By monitoring the results of your Synthetic tests in Datadog dashboards alongside application performance metrics and infrastructure metrics, you can get the full picture of user-facing performance in one place. That means that you can assess the scope of a network issue or quickly identify the start of an incident without needing to jump between tools. And when Synthetic Monitoring alerts you to a user-facing outage or performance degradation, you have all the data you need to investigate and troubleshoot the issue without switching contexts.
Simulate traffic to test user-facing apps and endpoints with Datadog Synthetics.
Automatic, continuous URL testing
APM is a powerful tool for identifying issues and getting to root causes, but it relies on real user traffic to generate monitoring data. With the addition of Synthetic Monitoring, Datadog can carry out periodic checks of your web applications and endpoints, whether or not actual users are currently accessing those resources. The continuous and automated nature of these synthetic tests is especially valuable for identifying issues during off-hours and for monitoring resources that experience relatively little user traffic, such as internal business applications. Synthetic Monitoring provides the availability and performance data you need to manage and track your SLAs and SLOs. Additionally, it can help you validate the performance and availability of new endpoints or web pages proactively, before they are released to real users.
Minimize alert fatigue
Once you enable Synthetic Monitoring, you can use all of Datadog’s monitoring and alerting functionality to notify your teams of any issues that might impact your users, while minimizing false positives. You can set up finely tuned alerts based on your data from Synthetic tests, including composite monitors to add conditional logic to your alerts. And our built-in integrations with collaboration tools like Slack and PagerDuty ensure that you can route notifications and alerts to the right teams.
A whole new layer of visibility

By providing a simulated user’s view of your application, Datadog Synthetic Monitoring provides high-level performance insights that can quickly jump-start your investigation. An alert from a Synthetic test can point you to the exact application, endpoint, or region that is experiencing issues. You can then drill down and identify the root cause for any single request with an out-of-the-box integration with Datadog APM, and also view relevant host-level metrics and logs with a single click. And because Synthetic Monitoring is focused on identifying symptoms, not causes, of performance problems, alerts built on Synthetic tests can catch a wide array of issues, without the need to manually configure checks for every possible failure mode.
Datadog Synthetic Monitoring is now available. Extend your visibility to the full stack by creating your first Synthetic test today. If you aren’t yet using Datadog, you can start a free, 14-day trial here.





