
Candace Shamieh

Alex Guo
Many organizations use Oracle databases for their ability to be deployed anywhere, embedded security features, robust data analysis capabilities, and scalability. But manually managing Oracle databases can be impractical, requiring constant attention to optimize performance. Without a more effective way to monitor your databases, recovery areas and disks will run full, underperforming SQL statements and CPU usage issues may go unnoticed, and finding the root cause of performance issues will be difficult and time-consuming.
Datadog now partners with ITUnified, a managed service provider, to offer dbXplorer, a solution that simplifies database management and enables you to optimize performance. Available exclusively in the Datadog Marketplace, dbXplorer integrates with the Datadog platform, allowing you to monitor key Oracle database metrics in real time, create forecasts, and make future predictions. ITUnified’s dbXplorer integration collects 78 distinct metrics, visualizes performance with five out-of-the box dashboards, and notifies you of issues immediately via 12 preconfigured alerts. Viewing dbXplorer’s metrics alongside your system and application logs in Datadog allows you to quickly identify performance bottlenecks or anomalies and immediately respond to incidents.
In this post, we’ll discuss how you can use dbXplorer to:
- Collect and visualize Oracle database telemetry in real time
- Detect performance issues immediately to minimize Oracle database downtime
Collect and visualize Oracle database telemetry in real time
Once you install the dbXplorer integration, you’ll start to see your Oracle database metrics populate into the Datadog platform in real time, including detailed wait event data. Wait event data lets you know how much time an end user spent waiting for various database resources, helping you pinpoint performance bottlenecks and optimize database operations. Correlating wait event data with Datadog APM traces and infrastructure metrics allows you to determine whether database performance issues are due to application code, user activity, or underlying infrastructure.
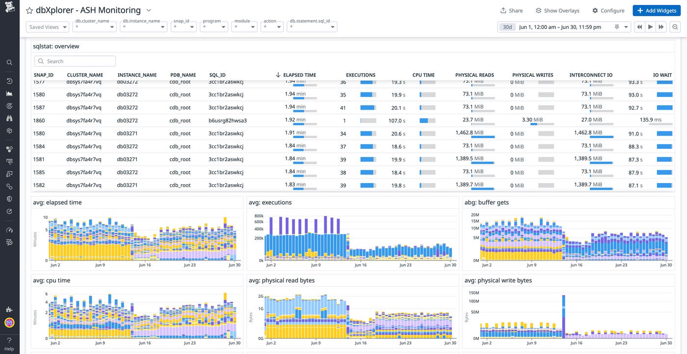
You can visualize wait event data, session activity, SQL performance, and more with the Active Session History (ASH) Monitoring dashboard. The ASH Monitoring dashboard combines SQL execution and session-level activity metrics into one holistic view, enabling you to analyze overall database performance and identify opportunities for optimization.

For example, let’s say you’re an SRE assigned to monitor database activity during a breaking news event for a national news outlet. You notice a steady increase in wait times for database I/O operations from the ASH Monitoring dashboard and start to investigate. Selecting the I/O graphs on the dashboard, you begin correlating wait event data with related application traces and infrastructure metrics in the Datadog app. You discover that a specific query is causing the excessive I/O waits. To address the issue, you collaborate with the development team to optimize the query and implement indexing improvements. Once the improvements are fully implemented, you return to the dashboard to monitor the changes and verify that the wait times have decreased to acceptable levels.
You can also visualize your Oracle database telemetry with four other out-of-the-box dashboards included with the dbXplorer integration. The Performance Health dashboard focuses on critical metrics such as load anomalies, session wait anomalies, CPU usage, and memory usage. The Status Summary dashboard provides a concise view of status and logs for database operations, and the Oracle LMS dashboard tracks and reports on the usage of database features relevant for licensing with Oracle License Management Services (LMS).

Finally, the Space Monitoring dashboard contains graphs that visualize current and predicted disk usage, tablespace, and recovery area usage. Visualizing space allows you to quickly identify when to extend tablespaces and recovery areas or add additional disks. Because historical metrics are stored in Datadog, you can analyze usage trends over time and make informed decisions about scaling resources to meet future demands.
Detect performance issues immediately to minimize Oracle database downtime
The dbXplorer integration enables you to start monitoring your Oracle database quickly and easily with 12 preconfigured alerts, including forecast, threshold, and anomaly detection. You can also set custom alert thresholds for wait events in Datadog to control when and how often you’re notified of potential issues. Located in the Datadog Monitors Templates page, the preconfigured alerts will notify you immediately once alert conditions are met, allowing you to promptly intervene whenever necessary. Forecast alerts help you predict resource usage, including whether temporary or permanent tablespace usage is trending too high or if disks or recovery areas are almost full. The threshold alert notifies you when a database is unavailable, while anomaly detection alerts notify you if wait times or load times are unusual—like if SQL query elapsed time or database load times are outside of the normal range.

As an example, let’s say you receive an anomaly detection alert informing you that database wait events have suddenly spiked beyond the threshold. You know that this particular alert has a sizable impact on services and customers, so instead of beginning your investigation on your own, you declare an incident directly from the alert. Declaring an incident sends a notification to the development team with ownership, who quickly discovers that an inefficient query was introduced in the most recent code deployment.
Maintain a high-performing Oracle database with ITUnified and Datadog
By using ITUnified’s dbXplorer solution in Datadog, you can ensure your databases run efficiently, detect and resolve incidents swiftly, and maintain a seamless user experience. Together with Datadog’s comprehensive monitoring, alerting, and incident management capabilities, you can centralize the monitoring of multiple Oracle databases into one platform and maintain optimal database performance.
You can get started by purchasing the dbXplorer integration in the Datadog Marketplace. If you don’t already have a Datadog account, you can sign up for a 14-day free trial today.
The ability to promote branded marketing tools is a membership benefit offered through the Datadog Partner Network. If you’re interested in developing an integration or application that you’d like to promote, you can contact us at marketplace@datadog.com.





