
Michael Gerstenhaber
アプリケーションとインフラストラクチャーコンポーネントは、単一のアプリケーションまたはマイクロサービスを実行するか、クラウドインフラストラクチャーやプライベートデータセンター、あるいはその両方にデプロイするかにかかわらず、ますます複雑なしくみで相互に依存するようになっています。このインフラストラクチャーが可視化されていると、開発者側で任意のスケールに対応し、従来のネットワーク監視ツールとはまた違った動的なネットワークパターンを作成できるようになります。Datadog のネットワークパフォーマンスモニタリングは、クラウド時代に活躍する進化した監視ツールです。利用環境に存在するすべてのコンポーネントと、コンポーネント間のすべての接続を可視化することができます。
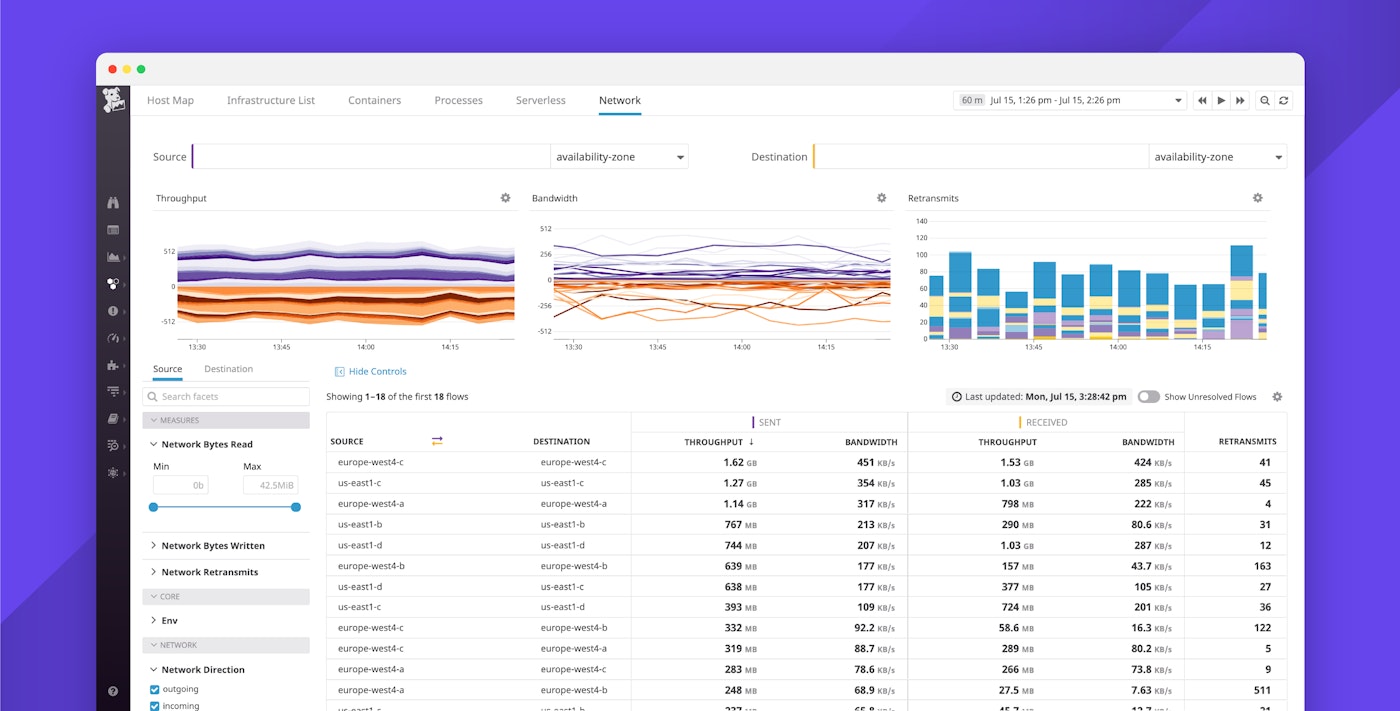
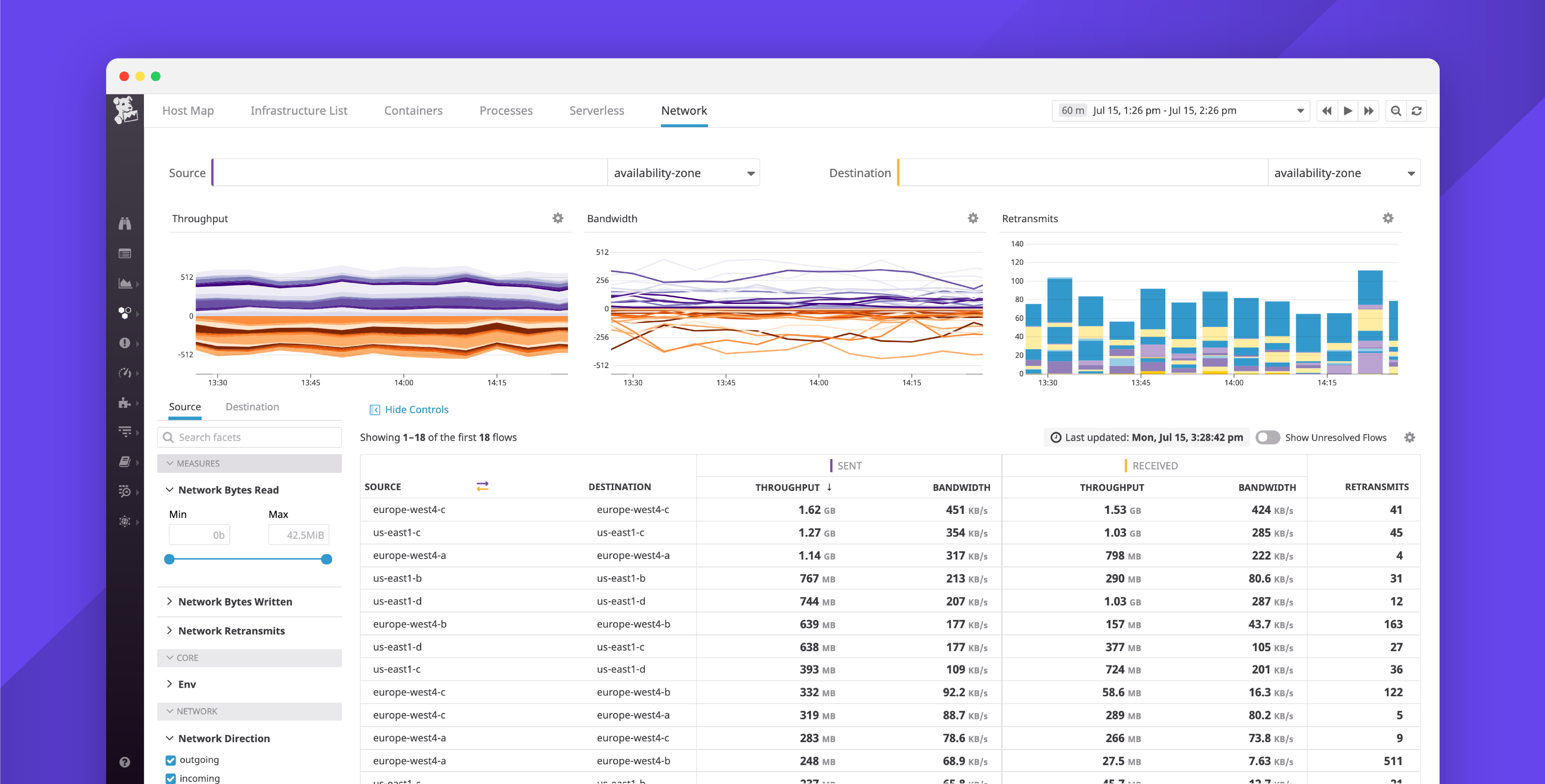
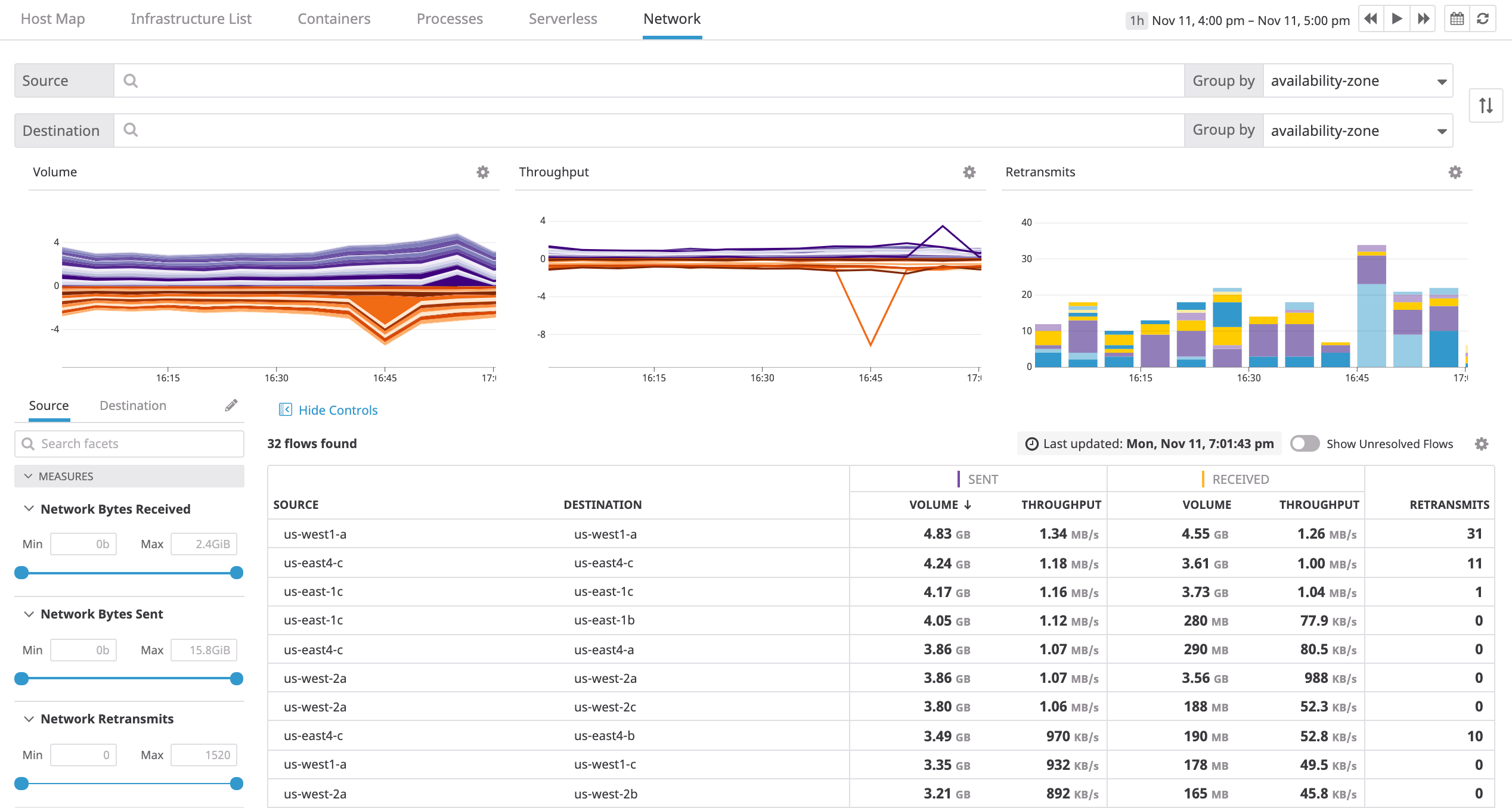
ネットワークの詳細からグローバルな集計まで

Datadog のネットワークパフォーマンスモニタリングは、マルチクラウド方式でネットワークフローを詳細まで可視化するほか、Datadog で利用可能なタグを使ったデータの集計や監視も可能です。サービスからアベイラビリティーゾーンまで、または Kubernetes ポッドからセキュリティグループまでなど、任意の 2 つのオブジェクト間の接続メトリクスをクエリし、集計することができます。これにより、パフォーマンスおよび依存関係のインサイトを迅速に得ることができます。ネットワークパフォーマンスモニタリングは Datadog プラットフォームの他の要素と完全に統合されているため、相関性のあるログやリクエストトレースを自動的に表示し、ネットワークトラフィックが示す実際のリクエストやアプリケーションのアクティビティを確認することもできます。
長期的な抽象オブジェクトの可視化

動的なインフラストラクチャーの監視とは、つまり抽象的なオブジェクトを監視することを指します。個々のホストやコンテナは拡大ないし縮小し、IP アドレスも変化しますが、タグを使用することでサービスやアプリケーション、アベイラビリティゾーンなど、長期的に存続する抽象オブジェクトを集中的に監視できます。実際、単一のコンテナが制限されたリソースである場合、そのコンテナは回収および再オーケストレーションされますが、サービス全体またはアベイラビリティゾーン全体でゲートウェイとの通信に問題がある場合、お客様側では断続的なタイムアウトが発生する場合があります。
Datadog の進化したネットワークビューでは、任意の 2 組のタグ間のネットワーク量とスループットを表示できます。Datadog は関連するタグを 1,000 以上のインテグレーションから自動的に収集するほか、開発者インスツルメンテーションによって直接得られるカスタムタグも収集します。
ネットワークのトラフィックパターンを最適化

クラウドサービスやリソースに自動で適用されるタグを使用して、メトリクスを即座に並び替え&フィルタリング。たとえば、特定のサービスやインフラストラクチャー全体のネットワークフローの状態を、アベイラビリティゾーンをまたいで確認することだってできます。多くの場合、データセンターやアベイラビリティゾーンをまたいだ通信を行うと、送信コストはもちろん、レイテンシーや通信エラーが発生する可能性も高まります。ネットワークパフォーマンスモニタリングなら、アプリケーションで意図されたデザインが反映されていないネットワークパターンを推定表示し、パフォーマンスの最適化やコスト削減が必要な領域を確認することができます。
誤って構成されたサービスを識別

ネットワークパフォーマンスモニタリングはネットワーク障害の発生源調査に特化した強力なツールです。TCP 再送回数を使用して、ネットワークの接続問題をすばやく特定します。Kubernetes クラスターの場合、たとえばコンテナはその CPU とメモリの使用量によってのみ制限され、単一のコンテナだけでネットワークが飽和状態となる可能性があります。ネットワークパフォーマンスモニタリングでは、ツール上で数回クリックするだけでネットワークのスループットを最も消費しているコンテナイメージを掘り下げて観察し、そのサービスからログやリクエストトレースに直接移動して根本原因の特定に役立てることができます。
スタック全体の依存関係の監視

フロー分析は、ネットワーク通信を記述するメトリクスだけでなく、ネットワークのトポロジーにもドリルダウンできる強い味方です。Datadog のツールではオブジェクト間のフローをすべて集計することで、指定のグラフにネットワークトラフィックを表示できます。タグを使用して、サービス、Kubernetes デプロイ、Docker イメージ、Chef ロール、AWS セキュリティグループ、またその他の要素ごとにネットワークトポロジーを可視化できます。
eBPF で使い心地も迅速・軽快
これまで、ネットワークレベルでの可視化にはパフォーマンスコストがつきものでした。たとえば、パケットのフロー監視ではCPU のリソースを大幅に消費することになります。Datadog のネットワークパフォーマンスモニタリングは eBPF 上に構築されており、非常に少ないオーバーヘッドでネットワークフローを詳細に可視化することができます。そのため、パフォーマンスを損なうことなしに、どんな環境でもネットワーク接続でかつてないほどの可視性を実現します。
クラウド時代のネットワーク可観測性
Datadog で既にアプリケーションやインフラストラクチャーを監視されている場合は、こちらのドキュメントに説明されている手順に従ってネットワークパフォーマンスモニタリングを有効化することができます。Datadog アカウントをお持ちでない場合は、こちらからぜひトライアルにお申し込みください。トライアル期間中もすべての機能をご利用いただけます。


