
Aaron Kaplan

Kassen Qian
End-to-end visibility into pipelines is crucial for ensuring the health and performance of your CI system, especially at scale. Within extensive CI systems—which operate under the strain of numerous developers simultaneously pushing commits—even the slightest performance regression or uptick in failure rates can compound rapidly and have tremendous repercussions, causing major cost overruns and impeding release velocity across organizations.
Datadog’s new Azure DevOps integration for CI Pipeline Visibility provides end-to-end visibility into Azure Pipelines, allowing you to proactively maintain pipeline health and performance, increase your pipeline throughput, and control your overall CI spend.
In this post, we’ll show you how to:
- Proactively monitor the health and performance of your entire CI system
- Zero in on pipeline errors and performance regressions
Proactively monitor the health and performance of your entire CI system
Datadog CI Pipeline Visibility gives you several high-level vantage points from which to proactively survey your entire CI system. By foregrounding your slowest and most error-prone pipelines, it allows you to catch CI issues early and determine where to focus your optimization efforts and troubleshoot.
The out-of-the-box CI Visibility Pipelines dashboard provides a high-level overview of the health and performance of the instrumented pipelines in your CI system across all supported providers. You can scope this dashboard to view your pipelines by provider, pipeline name, branch, and more.

Once you’ve set up the CI Visibility integration for Azure Pipelines, you can survey the overall success and failure rates of your Azure DevOps pipelines, stages, and jobs, their durations, execution histories, and more. Your slowest and most failure-prone pipelines, stages, and jobs are listed with duration information, helping you discover trends and start investigating potential issues in your CI system. (This dashboard also provides a robust template for monitoring other parts of your CI systems. You can easily clone it and adapt it to the needs of other teams, helping them track the metrics and pipelines that are relevant to them, regardless of their CI/CD service providers.)
The CI Pipelines list view provides another high-level overview of all of your instrumented pipelines. Here, you can survey a range of key metrics that help you identify which of your pipelines are slowest, most active, or most failure-prone. This overview can help engineering teams and other stakeholders quickly determine where in their CI systems to focus their attention, which can be especially useful in enterprise-level systems.

By sorting all of your pipelines by their failure rates, or by foregrounding those that encountered errors on their last builds, for example, you can identify potential CI issues in your pipelines and investigate in order to prevent these issues from snowballing.
Zero in on pipeline errors and performance regressions
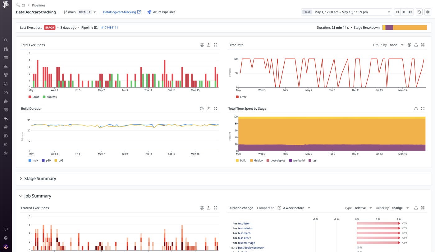
Pipeline overview pages provide granular visibility into the health and performance of each of your Azure-hosted pipelines as well as their component stages and jobs. Here, you can closely examine and compare pipeline executions, errors, and the build durations on any of your branches within any given time frame.

Stage and job summaries highlight errored executions as well as duration changes, enabling you to not only identify underperforming or frequently failing stages and jobs but also to track their performance over time on both an absolute and a relative basis. You can sort stages and jobs by the percentage of overall pipeline duration they account for, as well as by their failure rates.
The Pipeline Execution detail view enables in-depth analysis of each pipeline execution, breaking them down by stage and highlighting any errors. This granular visibility enables you to quickly identify and fix pipeline failures, which can help increase your release velocity.

With Datadog CI Pipeline monitors, you can make the most of this visibility via granular routing of notifications, eliminating the noisy alerts that often characterize CI systems and workflows. By routing alerts on errors in specific pipelines, stages, or jobs to precisely the teams and individuals responsible for them, CI Visibility helps you expedite troubleshooting and reduce alert fatigue.

Understand and optimize Azure Pipelines performance
Datadog’s new Azure DevOps integration for CI Pipeline Visibility provides vital insights into your Azure pipelines, helping you proactively optimize the performance and ensure the reliability of your overall CI system. Check out our documentation to get started. And if you’re new to Datadog, sign up for a 14-day free trial today.





