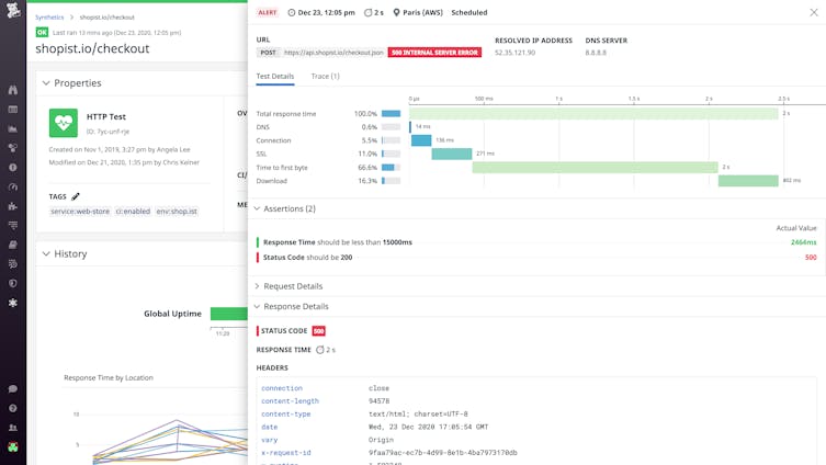
Analyze URL Monitoring Data in Context
Evaluate website performance alongside metrics, traces, logs.
Leverage Modern URL Monitoring Tools
Optimize and monitor uptime alongside the rest of your applications.

CI/CD testing
Shift test automation practices to the left to catch issues earlier on in the development process.

SLO tracking
Real time visibility into your SLOs through drag and drop dashboard widgets.

Root cause analysis
Full stack correlation from synthetic tests to metrics, traces, and logs.
URL Monitoring Resources
Learn about Datadog URL monitoring tools and best practices.



