Real User Monitoring for Browser and Mobile | Datadog

Real User Monitoring for Browser Product Brief for Retailers

Ensure end-to-end visibility into frontend performance for web and mobile applications.

Real User Monitoring for Browser Product Brief for Retailers

Ensure end-to-end visibility into frontend performance for web and mobile applications.

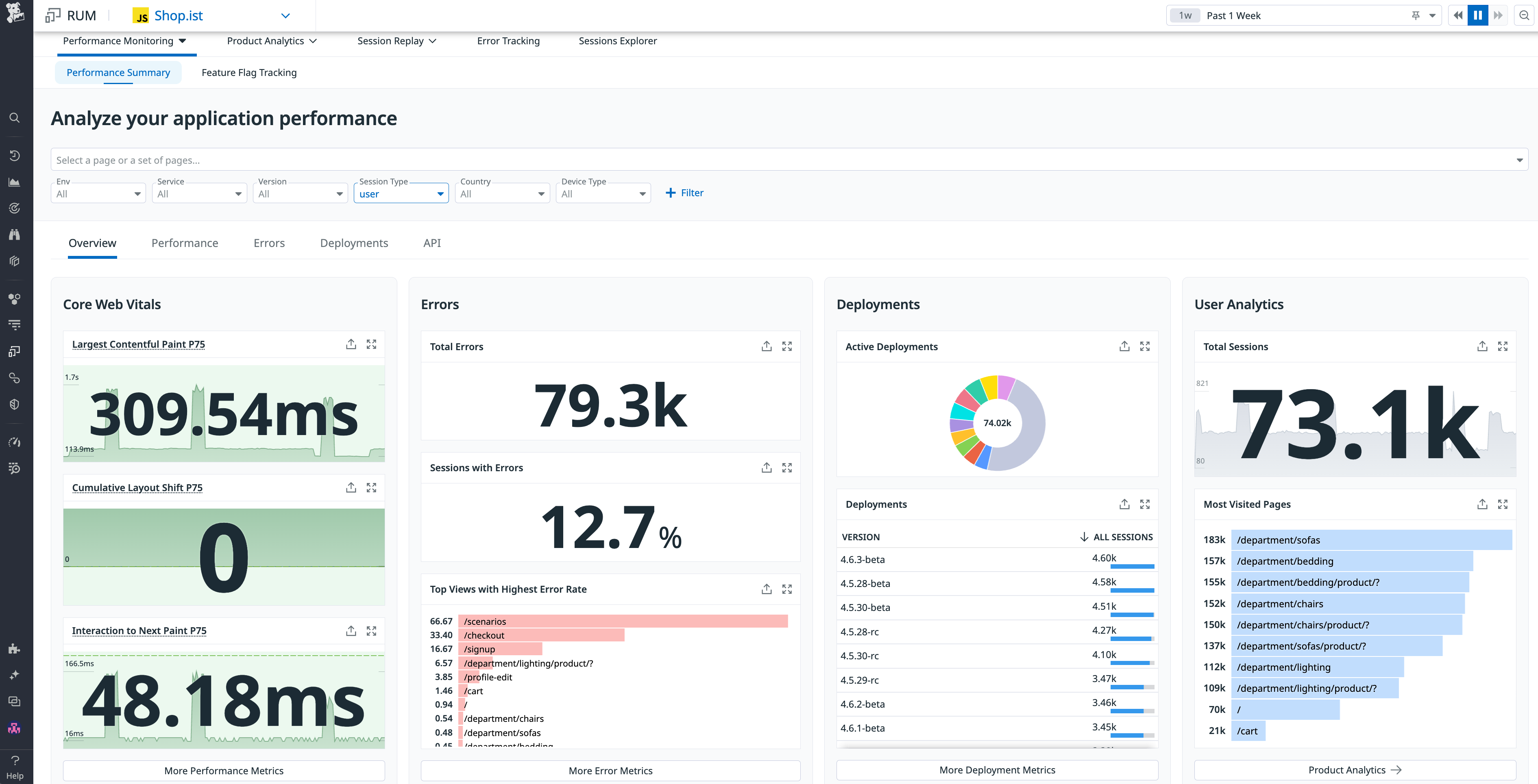
Real User Monitoring (RUM) empowers retail businesses to deliver fast, reliable, and seamless experiences by monitoring the performance of web and mobile applications, ensuring an exceptional user journey at every touchpoint. Datadog RUM goes beyond traditional monitoring, providing full-stack visibility and in-depth analysis across mobile and web platforms. Retail teams can quickly identify, reproduce, and resolve issues to ensure seamless experiences that boost conversions and build customer loyalty.

Complete the form to receive the product brief.