Quality Monitoring | Data Observability | Datadog
Data Observability

Quality Monitoring

Detect, resolve, and prevent data quality issues across your entire data stack

Detect, resolve, and prevent data quality issues across your entire data stack
Detect, resolve, and prevent data quality issues across your entire data stack
Detect, resolve, and prevent data quality issues across your entire data stack
Detect, resolve, and prevent data quality issues across your entire data stack

Feature Overview

Data Observability: Quality Monitoring helps data teams ensure the reliability and trustworthiness of the data that underpins their analytics and AI initiatives across the entire data lifecycle. Using anomaly detection that learns from your data, teams can identify delayed or incomplete data and unexpected value changes before they impact downstream dashboards, production systems, and AI applications. With end-to-end data and code lineage, Datadog helps teams detect quality issues earlier, assess downstream impact, and identify root causes before data failures degrade AI outputs or business decisions.

Continuously monitor data quality within the data lakes and warehouses that power your analytics and AI

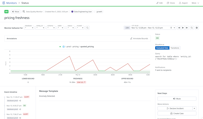
  • Configure and maintain data quality checks in minutes with out-of-the-box monitors and bulk monitor creation based on tags and rules.
  • Surface critical data issues faster with ML-powered anomaly detection that adapts to seasonality, trends, and annotations.
  • Tailor issue detection and alerting to your business with custom alert thresholds, custom SQL monitors, and fine-grained GROUP BY monitors.
Continuously monitor data quality within the data lakes and warehouses that power your analytics and AI
Continuously monitor data quality within the data lakes and warehouses that power your analytics and AI

Quickly identify downstream assets, BI tools, and AI models affected by data failures

  • Automatically map how data flows from data lakes and data warehouses to downstream systems and BI applications with end-to-end lineage.
  • Understand who uses the impacted data and how often with data usage analytics.
  • Keep stakeholder teams up to date and aligned with alert routing and escalation tools.
Quickly identify downstream assets, BI tools, and AI models affected by data failures
Quickly identify downstream assets, BI tools, and AI models affected by data failures

Unify data and code lineage in a single view to trace issues from ingestion through transformation

  • Map column-level lineage within the data lakes and data warehouses with automated query history parsing and integration with transformation tools.
  • Correlate upstream ingestion, streaming, and transformation health to data quality issues by integrating with Data Streams Monitoring and Jobs Monitoring.
  • Extend visibility across your ecosystem with OpenLineage support for custom and open-source applications.
Unify data and code lineage in a single view to trace issues from ingestion through transformation
Unify data and code lineage in a single view to trace issues from ingestion through transformation

Ensure trustworthy data across your entire stack

  • Trace broken dashboards and degraded AI outputs back to the tables, pipelines, services, and infrastructure that power them all in one place.
  • Collaborate more efficiently across data, application, and platform teams with data quality metrics, batch and streaming pipeline health, and performance telemetry side by side.
  • Accelerate incident response by routing data incidents to the owning teams via Software Catalog.
Ensure trustworthy data across your entire stack
Ensure trustworthy data across your entire stack

2025 GARTNER® MAGIC QUADRANT™

Datadog has been recognized as a Leader in the Gartner Magic Quadrant™ for Observability Platforms

What's Next

Get started today with a 14-day free-trial of the entire Datadog product suite