Put MySQL in Context
Get the full picture of user-facing performance alongside metrics, traces, logs, and more in one platform.
Alert on database performance data in real time
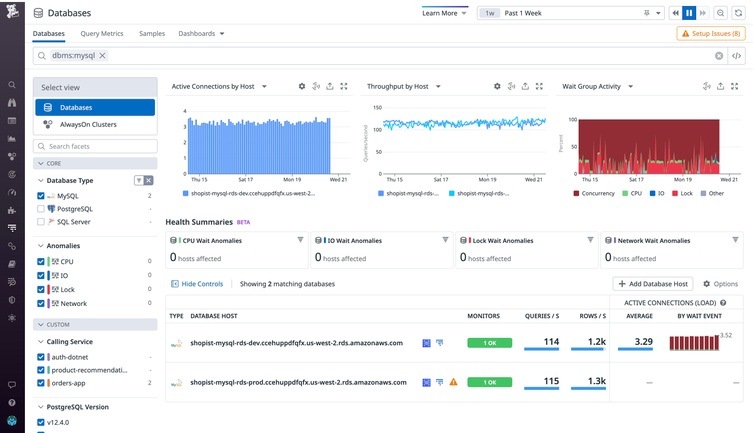
Analyze and monitor database performance in context with Datadog.

Watchdog
Auto-detect performance problems without manual setup or configuration.

Synchronized Dashboards
Correlate database performance metrics with a common tagging structure.

Service Map
Visualize application health and database dependencies in real-time.
MySQL Monitoring Resources
Learn about how to monitor MySQL and monitoring best practices.



