Monitor Enterprise Networks in Context
Pivot to metrics, traces, logs, and more directly from network flows.
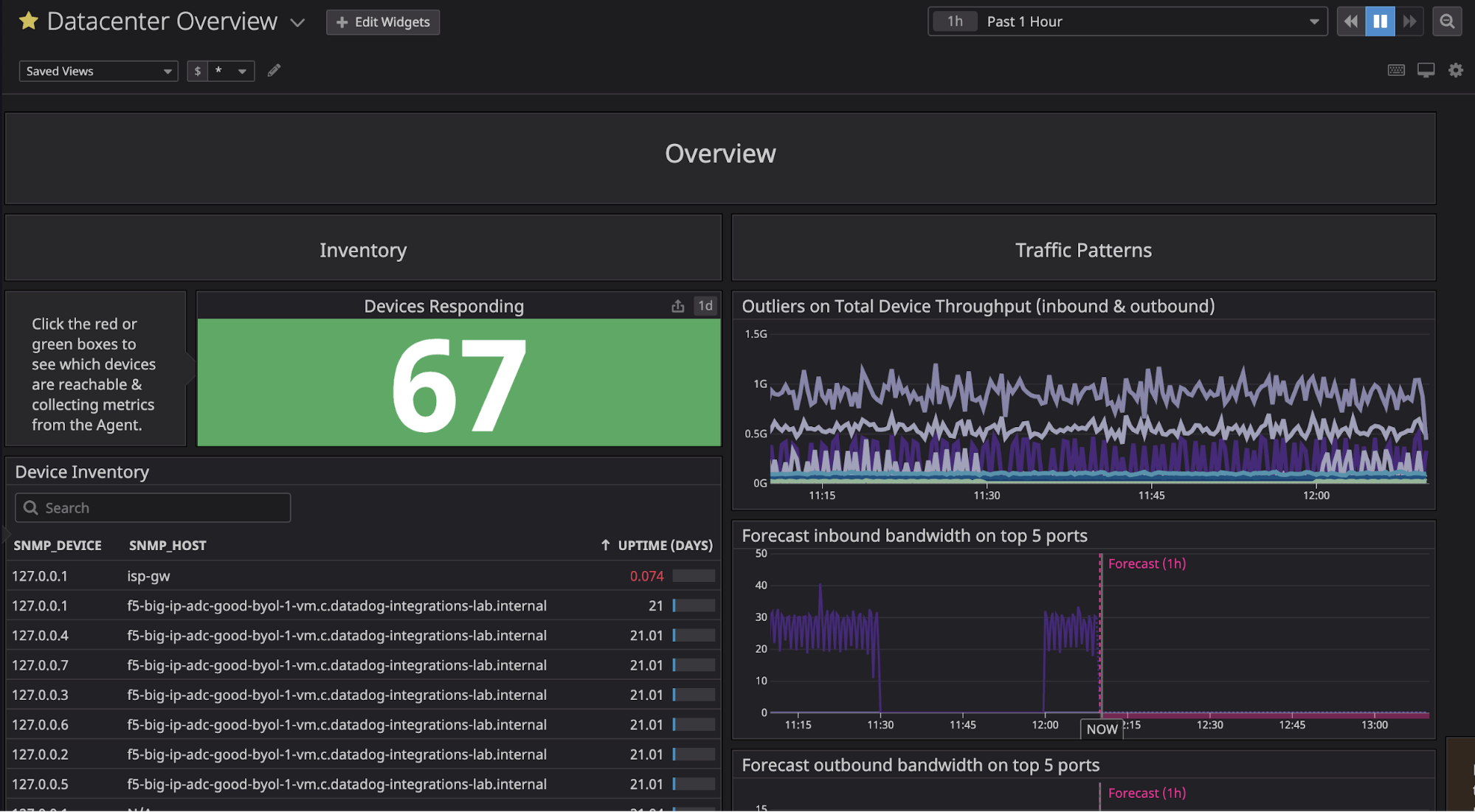
Enterprise-scale Network Monitoring
Monitor your environment and its network dependencies in real time.

Live Network Map
Visualize dependencies in one place with the Network Map.

Host and Container Maps
Visualize the status of your hosts or containers in a single view.

Synchronized Dashboards
Track incidents across metrics with a common tagging structure.
Network Monitoring Resources
Learn about Enterprise Network Monitoring with Datadog.



