Unify Monitoring in a Single Platform
Get a view of your Google Cloud environment from code to cloud.
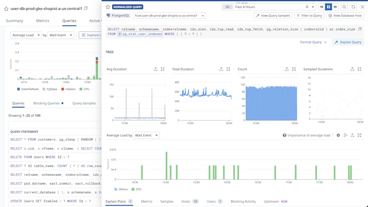
Next-Generation Monitoring
Proactively monitor and troubleshoot issues quickly.

Host and Container Maps
Visualize the status of your servers or containers in a single view.

Synchronized Dashboards
Track incidents across metrics with a common tagging structure.

Watchdog
Detect performance issues using machine learning.
AlloyDB Monitoring Resources
Learn about AlloyDB monitoring with Datadog and monitoring best practices.





