Monitor AWS | Datadog

AWS Performance Monitoring at Scale

Discover and monitor all your AWS services in real-time, plus correlate data and events with the rest of your infrastructure.

1,000+ Turn-Key Integrations, Including

Product Features

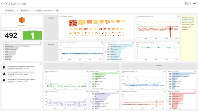
AWS auto-discovery

Discover and monitor all your AWS services including EC2, ELB, EBS, ElastiCache, RDS, and more.
View all Features
ec2_dashboard_1024x575.png

Full-stack visibility

Overlay CloudTrail data on any graphs to quickly spot problematic events.
View all Features
/Unite-Cloudwatch-Cloudtrail-v4.png

Aggregate AWS metrics

Use your AWS tags to combine metrics from instances that work together.
View all Features
lpghostmap.png

Retain historical data

Access your performance data for 15 months at full granularity.
View all Features
Historical-Data-v03.gif

Tracing to visualize your apps’ performance

  • Track time spent by your Java, Go, Python, Ruby, Node, .NET, or PHP apps processing single operations
  • Identify bottlenecks in your apps with full latency breakdowns
  • Drill down into flame graphs for request-level details
scalable-metadata-tracing.png

Three Pillars of Observability in One Platform

  • Seamlessly unites metrics, traces, and logs
  • Aggregate metrics and events from 1,000+ technologies
  • Search, analyze, and explore enriched log data
  • Trace requests across distributed systems and alert on app performance
  • Easily pivot between correlated data for rapid troubleshooting
ProductVideoDashboard_HD.jpg

Loved & Trusted by Thousands

Washington Post logo 21st Century Fox Home Entertainment logo Peloton logo Samsung logo Comcast logo Nginx logo