Datadog APM | Datadog

Performance Insights Into Distributed Apps’ Code

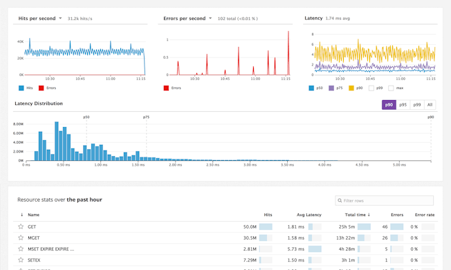
Determine where issues originate in the application. Request tracing finds slow queries, bugs, inefficient code, or problems in infrastructure. Starting at $31/host/month

Supported Languages

제품 설명

Request tracing for dynamic infrastructure

  • Trace multi-host, multi-service requests through all of your endpoints
  • Drill down with flame graphs across all of your off-the-shelf and custom services
  • Trace through microservices within dev, staging, and prod environments
Full-Stack%20Observability.png

Analyze data with flexible dashboarding

  • Combine and view metrics from different sources side by side
  • Create drag-and-drop widgets for customized graphs
  • Apply mathematical functions and manipulate queries with JSON,
    API, or UI
Screen-Shot-2017-02-13-at-11.17.45-AM2x.png

Multi-faceted Alerting

  • Alert on uptime, thresholds, automatically detected outliers, anomalies, and more
  • Add context to your alerts with actionable messages and notify team members through Slack, Pagerduty, and other tools
  • Alert on subsets of your data or exclude certain hosts
Screen-Shot-2017-02-15-at-10-56-20-AM.png

Three Pillars of Observability in One Platform

  • Seamlessly unites metrics, traces, and logs
  • Aggregate metrics and events from 1,000+ technologies
  • Search, analyze, and explore enriched log data
  • Trace requests across distributed systems and alert on app performance
  • Easily pivot between correlated data for rapid troubleshooting
ProductVideoDashboard_HD.jpg

Loved & Trusted by Thousands

Washington Post logo 21st Century Fox Home Entertainment logo Peloton logo Samsung logo Comcast logo Nginx logo