Managing today’s complex IT infrastructure involves tracking and maintaining different assets across the organization. This complexity includes not only understanding the dependencies that connect services, providers, and applications, but also affects incident response. Infrastructure management and teams must be able to track users, licensing, and versioning, ensuring consistency, compliance, and governance across the organization and throughout the software development lifecycle.
What is a software catalog?
A software catalog provides visibility and tracking of an organization’s software assets, including services, applications, libraries, licenses, users, and dependencies. Software catalog management tools may be installed as a stand-alone product or are available as SaaS (software-as-a-service) applications. DevOps, managed services, security and compliance, IT help desk, infrastructure management, and development teams can all benefit from using a software catalog to plan and maintain complex services and application environments.
A software catalog helps organizations in the following ways:
Improves discoverability: Developers and teams quickly find existing services, reducing duplication of efforts and costs.
Enhances ownership clarity: DevOps and infrastructure management can establish users and ownership while ensuring accountability and streamlining incident response.
Enforces compliance and standards: Organizations track security, licensing, and establish operational best practices across software assets.
Optimizes software development: By understanding dependencies and service interactions, teams can make informed architectural decisions that enhance software development, design, and planning.
Simplifies onboarding: New engineers and development teams have access to available services and applications, reducing ramp-up time.
What are the features of a software catalog?
As IT infrastructure grows in complexity, so too does the need to monitor, maintain, and trace its components, services, and applications. Software catalog tools help IT teams maintain, track, and view asset information across an organization (for an example of a Service Catalog view, refer to Figure 1).
These capabilities may include the following:
Service registry: Provides a comprehensive, structured list of all internal applications, services, and APIs.
Ownership and contact information: Pinpoints which teams or individuals own and maintain each service.
Dependency mapping: Provides crucial visibility into service dependencies and interactions, making troubleshooting and planning much easier.
Versioning and lifecycle management: Provides details for the current state of all software components, indicating which services are deprecated and which are actively maintained.
Compliance and security policies: Integrates governance to ensure security and operational best practices are followed.
Integration with observability tools: Connects directly with monitoring and alerting platforms, offering real-time insights into the health of services.
How does a software catalog work?
A software catalog collects metadata from infrastructure sources through scanning and automated integrations. This metadata is stored within the software catalog’s centralized repository. Once metadata has been collected and organized, the software catalog provides searches, filters, reports, and specialized views.
A software catalog’s architectural components include the following:
Service discovery mechanisms: Automate scanning and registration of services within the infrastructure’s ecosystem. These processes ensure the software catalog is accurate, current, and the system of truth for reviewing and reporting purposes.
Metadata storage: Stores ownership, lifecycle, and compliance data for services and applications. Metadata breakdowns of asset data enable searching, filtering, and reporting of collected data.
APIs and integrations: Connects the catalog to integration and deployment pipelines, observability tools, and incident management systems. APIs and integrations provide reliable reporting mechanisms and avoid errors from manually entering information.
Search and filtering capabilities: Enable users to locate relevant services quickly. This may also include reporting and tracing capabilities for specific services, applications, and dependencies.
How is a software catalog different from a configuration management database (CMDB)?
A software catalog’s ability to track services, applications, and APIs is crucial for development teams throughout the software development lifecycle. This capability streamlines deployments, enforces standards, and maintains compliance, providing significant reporting and observability benefits for DevOps, managed services, security, and IT management.
While a configuration management database (CMDB) also stores detailed IT asset information, its focus is on configuration items (CIs) and their relationships. This can encompass hardware, software, networks, systems, facilities, and even personnel, all to help manage infrastructure and operations. A CMDB is often associated with supporting IT service management (ITSM) processes, such as:
Change management: Assessing the impact of planned changes and ensuring smooth implementation.
Incident and problem management: Identifying root causes of issues and streamlining resolution processes.
Risk management: Identifying potential points of failure and facilitating proactive risk mitigation.
What are the advantages of using a software catalog?
The following scenarios highlight the advantages of using a software catalog for your organization:
Microservices management: Keeping track of a growing number of distributed services and APIs. Infrastructure complexity for services can lead to confusion or errors, especially if using manual entry tracking with spreadsheets or databases not designed for software catalog management.
Incident response: Quickly identifying ownership and dependencies during outages. Incident response times can be affected by a lack of traceability for service or application users or complex dependencies with other systems.
Regulatory compliance: Ensuring all services meet internal and external compliance standards. Organizations need tools that can provide a system of truth for regulatory and other compliance requirements.
Infrastructure optimization: Understanding service usage and resource allocation. Without traceability and usage reporting capabilities, the organization loses opportunities to reduce costs and improve infrastructure durability.
Onboarding and knowledge sharing: Helping new engineers navigate the organization’s software landscape. A software catalog establishes and enforces software development standards for teams, reducing licensing issues and preventing unwanted applications or tools from entering the organization’s protected infrastructure without approval.
DevOps integration
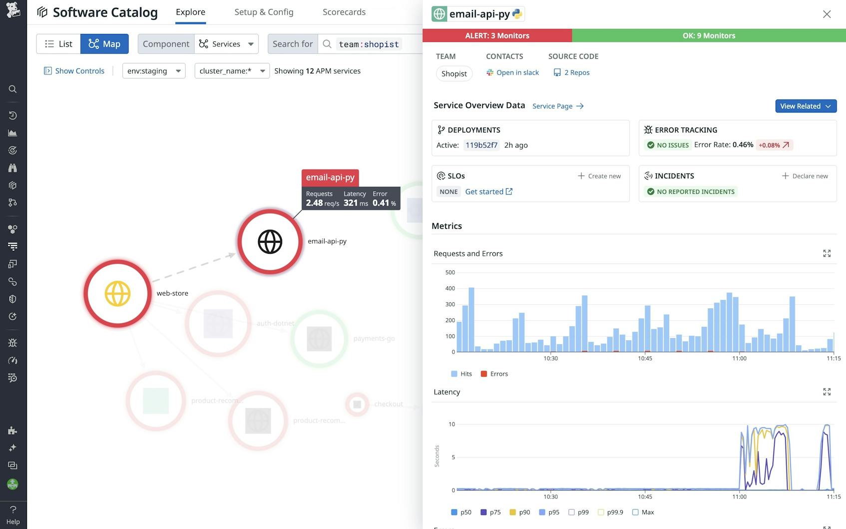
By working in concert with DevOps and managed services, a software catalog greatly reduces response times from incidents and alerts. The tool can provide quick identification of service owners, including repositories and runbooks. Combined with dashboards, metrics, and reports, a software catalog can provide insights into repetitive messages, reveal ownership and license data, and reduce performance bottlenecks. Issues can be traced by identifying impacted APIs, databases, and other service components, and alerting affected teams (see Figure 2).
What are the challenges facing organizations implementing a software catalog?
As with most tools, implementing a software catalog requires cooperation among teams, as well as acceptance. Other challenges facing teams wishing to implement a software catalog tool include:
Data accuracy: Ensuring metadata remains up to date as services evolve. DevOps and other IT teams must continuously review APIs and integrations to maintain data accuracy and ensure the software catalog remains the source of truth for reporting and compliance.
Adoption and buy-in: Encouraging developers and teams to consistently use and maintain the catalog. IT management and project leads should incorporate design reviews that include integration with the software catalog to ensure consistency and avoid outside applications and services.
Integration complexity: Connecting with various existing tools and workflows across an organization. The organization should recognize that without implementing a software catalog, growing IT complexity makes it difficult to maintain consistency and an effective software development lifecycle.
Governance and standardization: Defining clear policies for ownership, lifecycle management, and compliance. Deploying a software catalog tool helps organizations meet expectations for software delivery, reduces costs for license expenditures, and provides effective reporting for compliance.
Scalability: Managing a growing number of services without introducing performance bottlenecks. DevOps and managed services need effective tools to handle complex integrations, reduce alerts and errors, and improve responsiveness.
What industry shifts have affected the adoption of software catalog tools?
Adopting a software catalog, such as Datadog Software Catalog, helps organizations focus on the following industry changes:
Rise of microservices and cloud-native architectures: The widespread adoption of microservices and cloud-native development has increased the need for organized service discovery and governance. Software catalogs help organizations maintain visibility over a growing ecosystem of distributed services and their dependencies.
Focus on developer experience: As software development becomes more complex, organizations are prioritizing tools that lessen cognitive load and boost productivity. A well-designed software catalog centralizes access to services, minimizes friction, and speeds up development workflows.
Stronger compliance and security requirements: Organizations face increasing regulatory and security challenges, requiring improved tracking of software dependencies and compliance. A software catalog helps enforce security policies, monitor open-source licensing, and keep software components current.
AI and automation: Recent advancements in AI and automation have enhanced software catalogs by enabling automated service discovery, intelligent dependency mapping, and predictive insights for software management. AI-driven analytics can provide proactive recommendations for improving system reliability and performance.
Learn more
Discover how Datadog Software Catalog provides a centralized, dynamic view of your organization’s software ecosystem, enabling teams to track ownership, monitor performance, manage dependencies, and enforce security and compliance standards.


