GRPC Tests | Datadog

Automated gRPC Testing

Monitor your API endpoints with gRPC tests

Why Datadog?

Comprehensive API Testing

Run robust testing of API endpoints to help you keep a pulse on the application uptime


No Scripting Required

Create end-to-end tests with our code-free web recorder — click through your application as a real user would


Self-Healing Browser Tests

Leverage the intelligent multi-locator technology to reduce flaky tests and false-positives


Automated CI/CD Testing

Detect critical issues earlier in your pipelines before they reach production


Product Benefits

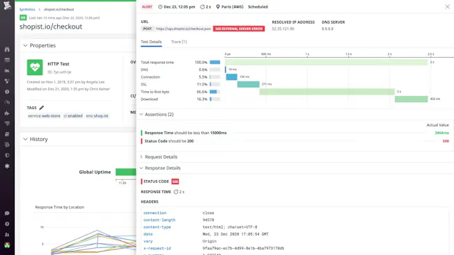
Proactively Test Your gRPC Servers

  • Keep a pulse on your gRPC servers and services, and ensure they are running and responsive to requests
  • Run gRPC tests from managed or private locations, as well as on a schedule, on-demand, or directly in your CI/CD pipelines
  • Validate all the other layers of your systems (HTTP, SSL, TCP, DNS, WebSocket, UDP, and ICMP)
dg/synthetic-testing-1.png

Seamlessly Integrate with Datadog APM

  • Surface the exact application, endpoint, or region that is experiencing an issue
  • Pivot to relevant metrics, traces, and logs from your infrastructure and applications to expedite root cause analysis and lower MTTR
  • Gain complete visibility of applications and services, from the end-user experience in the frontend to the services communicated in the backend, all in a single pane of glass
dg/synthetic-testing-2.png

GUI-Based Web Recorder to Create End-to-End Tests

  • Set up tests quickly and painlessly without writing lengthy scripts
  • Record your tests by clicking through your applications just like an end-user would
  • Validate responses with flexible assertions, subtests, and variables
dg/synthetic-testing-3.png

Self-Healing Browser Testing

  • Reduce test maintenance through intelligent, self-healing browser tests that automatically detect UI changes and update
  • Minimize flaky tests and false-positives to prevent alert fatigue
  • Save your engineering teams time so that they can focus on innovation that drives the business forward

Test Automation in CI/CD pipelines

  • Run Synthetic tests earlier in the development cycle to catch issues before code is deployed in production
  • Eliminate the need for separate testing scenarios managed by disparate teams through one intuitive UI
  • Evaluate state of production after each deployment to identify regressions and automate rollbacks
  • Collaborate all stages of development through native integrations with your existing toolset: Jenkins, GitHub, CircleCI, and more!
dg/synthetic-testing-5.png

The Essential Monitoring and Security Platform for the Cloud Age

Datadog brings together end-to-end traces, metrics, and logs to make your applications, infrastructure, and third-party services entirely observable.

Platform Diagram

Loved & Trusted by Thousands

Washington Post logo 21st Century Fox Home Entertainment logo Peloton logo Samsung logo Comcast logo Nginx logo