Datadog Automated Testing | Datadog

Datadog Automated Testing

Proactively monitor end-user experience and run your business with confidence.

Product Benefits

Break Down Silos Between Development and Quality Assurance Teams

  • Eliminate the need for separate testing scenarios managed by disparate teams through one intuitive UI
  • Evaluate state of production after each deployment to identify regressions and automate rollbacks
  • Collaborate with team members at all stages of development through native integrations and a CLI with your existing toolset: Jenkins, GitHub, CircleCI, and more!
dg/automated-testing-1.jpeg

Spend Less Time Maintaining Your Tools & Automate Testing

Stay focused on building new features, not spending time fixing flaky tests or running regression tests
  • Minimize maintenance and alert fatigue with intelligent, self-healing browser tests that automatically detect UI changes and update tests
  • Eliminate false-positives due to flaky tests
  • Minimize time spent updating scripted tests throughout the entire development cycle

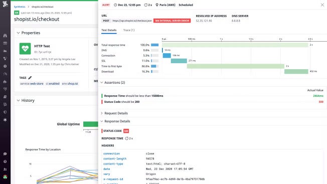
Proactively Monitor Your Endpoints with API Tests

Alert on the global performance and availability of any endpoint
  • Validate all layers of your systems (HTTP, SSL, TCP, DNS, WebSocket, UDP, ICMP, and gRPC)
  • Easily test actions that require verification; chain HTTP requests and execute API calls sequentially with multistep API tests
  • Conduct root cause analyses faster with breakdowns of network timing
  • Receive alerts that are specific and actionable
dg/automated-testing-3.jpeg

Create End-to-End Tests in Minutes with the No-Code, Web Recorder

Build browser tests painlessly and quickly with the code-free web recorder
  • Record user actions via an easy-to-use, GUI-based web recorder
  • Validate responses with flexible assertions, subtests, and variables
  • Reduce the time it takes to create browser tests and remove technical limitations

Reduce Mean Time to Resolution with Full-Stack Visibility

Accelerate root cause analysis with all relevant context in a single platform and break down silos
  • See metrics, traces, and logs in the context of test runs without having to switch between various platforms
  • Visualize uptime data alongside key business metrics
  • Discover issues earlier by running synthetic tests in your continuous integration/continuous delivery pipelines
dg/automated-testing-5.jpeg

The Essential Monitoring and Security Platform for the Cloud Age

Datadog brings together end-to-end traces, metrics, and logs to make your applications, infrastructure, and third-party services entirely observable.

Platform Diagram

Loved & Trusted by Thousands

Washington Post logo 21st Century Fox Home Entertainment logo Peloton logo Samsung logo Comcast logo Nginx logo