Datadog Software Delivery | Datadog

Monitor the Health and Performance of your Azure DevOps Pipelines

Visualize your CI/CD pipelines to continuously improve your SDLC

/dg/crop-azure-pipelines-ci-visibility-hero-v2

Why Datadog?

Single Pane of Glass

Gain comprehensive visibility into the health and performance of your CI/CD environment across all major CI providers and frameworks


Improve Development Velocity

Steamline pipeline execution, improve feedback cycles, and enhance collaboration with performance data & actionable insights


Data-Driven Platform Engineering

Justify your platform engineering initiatives with data-driven insights & DORA Metrics - providing objective guidance and clarity for all teams involved


Set Up in Minutes

Get up and running in less than 5 minutes without installing a single agent; kickstart your efforts with out-of-the-box dashboards


Product Benefits

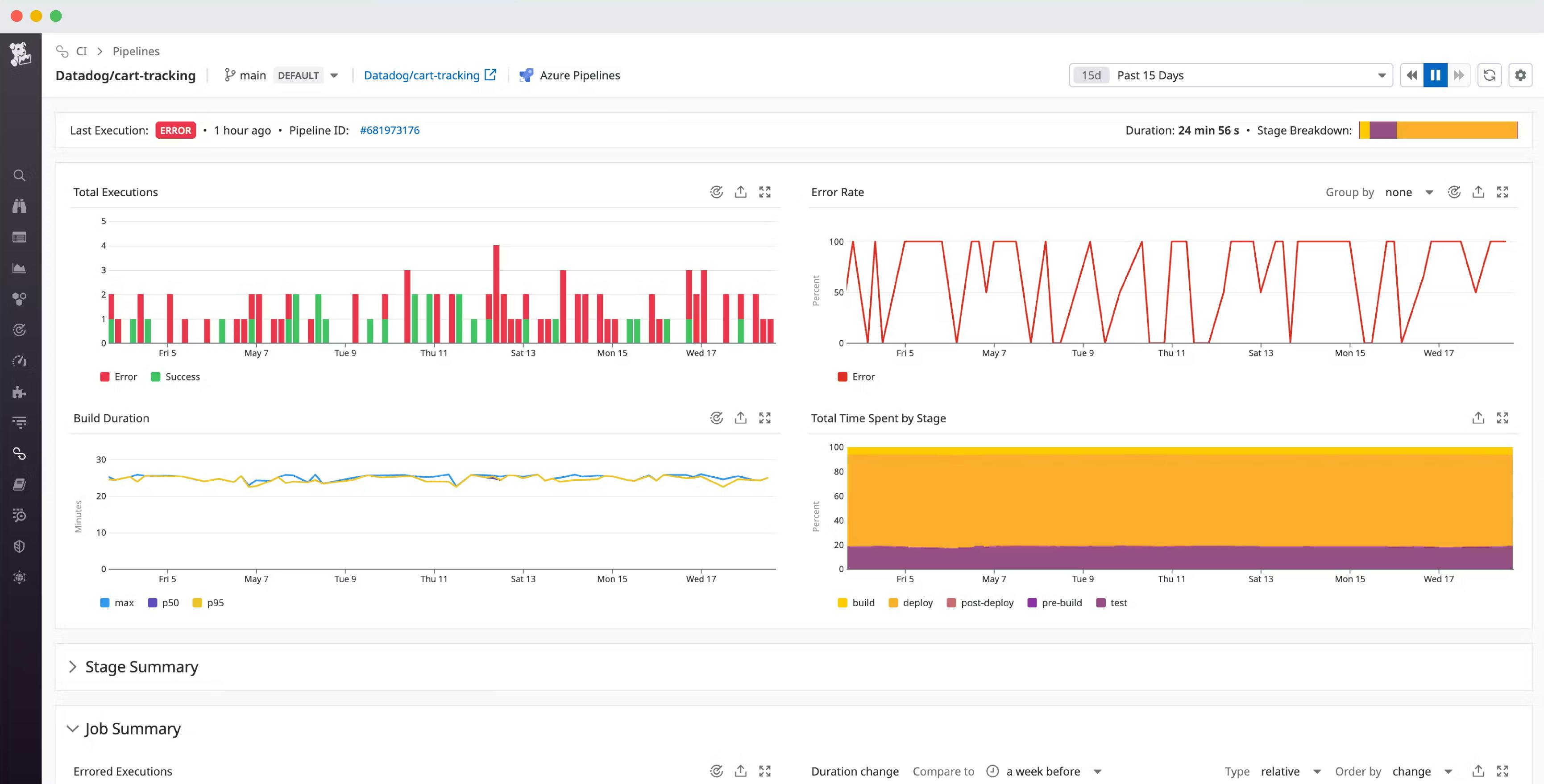
Gain Comprehensive Visibility Into Your Build, Tests, & Deployments

  • Monitor your CI/CD pipelines, throughout the entire CI/CD process and spot exactly where slowdowns or failures might be occurring
  • Aggregate, visualize, and alert on key Azure DevOps metrics including:
    • Build duration broken down by pipeline, stage and job
    • Failed vs. successful build counts
    • Connections to services, resources, and network requests
/blog/azure-pipelines-ci-visibility/azure-pipelines-ci-visibility-pipeline_dashboard.png

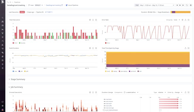
Debug Pipeline Slowdowns & Failures Faster

  • Diagnose the root causes of issues faster with build data, system health, and comprehensive resource utilization metrics all within one platform
  • Automatically collect and organize build-related events and logs from multiple sources to narrow down the cause of problems easily
  • Drill down into pipeline executions and see which stages or jobs are erroring out the most frequently
blog/azure-pipelines-ci-visibility/azure-pipelines-ci-visibility-consolidated_pipeline-2.png

Track Trends and Halt Problematic Deployments Automatically

  • Easily monitor tests across all of your builds within your dashboard to spot error trends and regressions via test performance
  • Reduce and eliminate downtime from bad updates with the ability to set up Datadog monitors as gates in Azure DevOps Pipelines
  • Eliminate pipeline performance regressions and test flakiness over time with Datadog monitors for your Azure DevOps
dg/monitor-azure-devops-gates-deployment-setup.png

Loved & Trusted by Thousands

Washington Post logo 21st Century Fox Home Entertainment logo Peloton logo Samsung logo Comcast logo Nginx logo