React Native Real User Monitoring | Datadog

Real User Monitoring for React Native Applications

Proactively detect and resolve performance issues in your React Native mobile apps in one unified platform.

Why Datadog?

Custom Attributes & Actions

Automatically collect and monitor any interesting event with all the relevant context attached


Error Tracking Automatically

Group application errors into issues to get the context you need for root cause analysis and reduce MTTR


Frontend To Backend Correlation

See key frontend performance metrics in context with APM traces from backend services in your applications


Out-Of-The-Box Dashboards

Access nearly instant time to value for both set up and investigation


Product Benefits

Confidently Release Fast, Responsive and Engaging Applications

  • Spend less time triaging issues, and more time releasing new features
  • Debug the root cause of slow performance issues and app crashes stemming from 3rd party libraries, network requests or large media files
  • Improve app responsiveness, set up SLIs and diagnose issues with out-of-the-box dashboards, real-time metrics and deobfuscated crash reports
  • Intelligently group high-volume application errors into a manageable set of unique issues
dg/rumexplorer.png

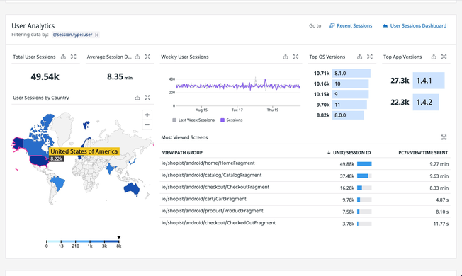
Visualize User Experience and Analytics in Real Time

  • Understand how user experience affects your business
  • Analyze critical mobile user experience data like screen engagement by demographics, version releases or any custom attributes to reach your business KPIs
  • Automatically correlate every user journey with a timeline of session events and attributes like ID, cellular activity, referral URL and more
  • Understand user behavior trends with customizable analytics and geographical maps
dg/reactnativeanalytics.png

End-to-end Visibility into the Health of All Your Mobile Applications

  • Triage and resolve issues across across react-native, native, web, and backend applications
  • Pivot from user experience data to backend traces, runtime metrics and logs for complete context when investigating issues
  • Debug crashes by unifying client-side and server-side metrics, traces, and logs
  • Unify full-stack monitoring in a single platform for frontend and backend teams
dg/rumrequests.png

Simplify Complexity with End-to-End Visibility

  • Detect, diagnose, and resolve incidents rapidly with Real User Monitoring, Error Tracking, Synthetics, APM, Logs, and Infrastructure monitoring in one unified platform
  • Reduce MTTD, MTTR with 1-click pivots from a user session to the line of code causing the error, to traces, logs and infrastructure metrics
  • Easily determine if user-facing incidents are due to frontend, backend, or third-party issues

Get Started in Minutes

  • Start receiving actionable insights quickly; install a single SDK to collect frontend metrics and telemetry
  • View critical RUM health metrics instantly with out-of-the-box, customizable, drag-and-drop dashboards
  • Explore rich real user monitoring data in an intuitive interface
  • Easily isolate regional or service specific performance problems without the need to use a query language
/blog/real-user-monitoring-with-datadog/datadog-rum-views-explorer.png

The Essential Monitoring and Security Platform for the Cloud Age

Datadog brings together end-to-end traces, metrics, and logs to make your applications, infrastructure, and third-party services entirely observable.

Platform Diagram

Loved & Trusted by Thousands

Washington Post logo 21st Century Fox Home Entertainment logo Peloton logo Samsung logo Comcast logo Nginx logo