Datadog Real User Monitoring | Datadog

Optimize Frontend Performance

Troubleshoot user-facing incidents faster, uncover performance problems before your customers do, and discover in-depth insights into end user behavior with Datadog.

Why Datadog?

Custom Attributes & Actions

Automatically collect and monitor any interesting event with all the relevant context attached


Error Tracking Automatically

Group application errors into issues to get the context you need for root cause analysis and reduce MTTR


Frontend To Backend Correlation

See key frontend performance metrics in context with APM traces from backend services in your applications


Out-Of-The-Box Dashboards

Access nearly instant time to value for both set up and investigation


Product Benefits

Troubleshoot Frontend Performance Issues Faster

  • Understand user experience across web applications with critical performance data including Core Web Vitals
  • Identify which segments of your customers are experiencing errors in real time with tags for device, OS, and country
  • Resolve frontend Javascript errors in context with client-side logs and correlate error logs with individual user sessions with one click
products/rum/newrumperformanceimage.png

Monitor 100% of Frontend Errors and Performance Issues

  • Collect 100% of your user sessions (no sampling) and receive actionable alerts in real time
  • Track Single Page Applications (SPAs) and identify any client-side or server-side errors
  • Intelligently group high-volume application errors into a small number of issues with Error Tracking
  • Surface the root cause, down to the line of code, and watch replays to instantly recreate issues
products/error-tracking/newerrortrackingimage.png

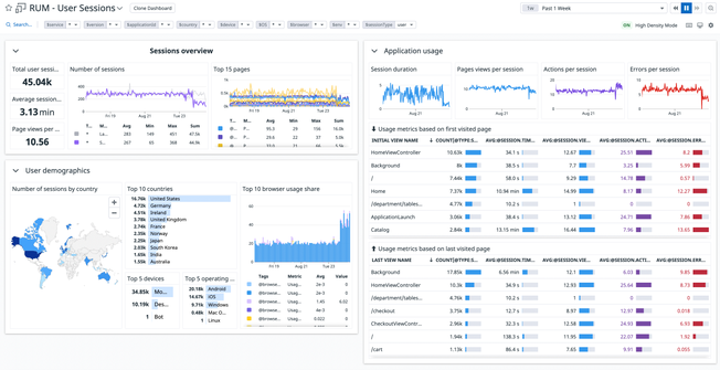
Easily Optimize Performance

  • Gain key insights into how your apps perform across geographies, browsers, or any custom dimension
  • Analyze page load times with First Contentful Paint, DOM Content Loaded, Time to Interactive, and other frontend performance metrics
  • Pinpoint the root cause of slow load times, whether it's an issue with the code, the network, or the infrastructure
  • Correlate performance metrics with usage metrics, user actions and business attributes
newoptimizeperformanceimage.png

Discover In-Depth Insights into Product Usage & User Behavior

  • Watch replays of user sessions and apply discoveries about user behavior to product and design decisions
  • Explore user behavior with funnels and rage clicks to uncover the impact of errors and performance bottlenecks and locate points of frustration with your UX
  • Gain and share insights without needing technical skills, thanks to a simple interface, shareable player, and out-of-the-box dashboards

Simplify Complexity with End-to-End Visibility

  • Detect, diagnose, and resolve incidents rapidly with Real User Monitoring, Error Tracking, Synthetics, APM, Logs, and Infrastructure monitoring in one unified platform
  • Reduce MTTD, MTTR with 1-click pivots from a user session to the line of code causing the error, to traces, logs and infrastructure metrics
  • Easily determine if user-facing incidents are due to frontend, backend, or third-party issues

Enhance End-User Experience and Customer Satisfaction

  • Uncover performance problems before they affect your customers with machine-learning powered alerting, uptime checks, and self-maintaining browser tests
  • Discover front-end issues, such as Javascript or network errors, and quickly resolve them by identifying the root cause, down to the line of code
  • Proactively prevent issues from occurring with synthetic monitors and alerts on metric forecasts
enhanceenduserimage.jpeg

Get Started in Minutes

  • Start receiving actionable insights quickly; install a single SDK to collect frontend metrics and telemetry
  • View critical RUM health metrics instantly with out-of-the-box, customizable, drag-and-drop dashboards
  • Explore rich real user monitoring data in an intuitive interface
  • Easily isolate regional or service specific performance problems without the need to use a query language
/blog/real-user-monitoring-with-datadog/datadog-rum-views-explorer.png

The Essential Monitoring and Security Platform for the Cloud Age

Datadog brings together end-to-end traces, metrics, and logs to make your applications, infrastructure, and third-party services entirely observable.

Platform Diagram

Loved & Trusted by Thousands

Washington Post logo 21st Century Fox Home Entertainment logo Peloton logo Samsung logo Comcast logo Nginx logo