Digital Experience | Datadog

End-to-End Digital Experience Monitoring

Deliver faster, frictionless web experiences—monitor real users, test critical workflows, replay sessions, and more, with full visibility from the browser to the backend.

Product Benefits

Capture Every Interaction to Gain a Complete Picture of Your Users’ Experience

  • Capture 100% of web sessions to get high-fidelity visibility into performance and user behavior—automatically retain the most valuable sessions to streamline debugging and speed up resolution
  • Improve page performance with real user metrics like Core Web Vitals (LCP, CLS, INP), First Contentful Paint, and Loading Time—paired with guided troubleshooting to surface root causes
  • Correlate frontend performance with backend health by linking each session to relevant logs, traces, and third-party dependencies

Accelerate Troubleshooting with AI-Powered Insights

  • Automatically detect anomalies with AI-powered Watchdog, surfacing spikes in errors, latency, and performance by browser or region
  • Pinpoint the exact root cause of JavaScript errors with detailed stack traces—down to the file, function, and line of code
  • Replay impacted sessions with pixel-perfect accuracy to see exactly what users experienced before, during, and after an issue
  • Pivot across data in one click to move between frontend session data, backend traces, and logs for full-stack root cause analysis

Optimize Load Times and Drive Better User Engagement

  • Enrich sessions with custom user IDs to troubleshoot individual journeys with full context
  • Measure how feature flags impact performance and completion rates to ensure smooth rollouts
  • Monitor key actions like checkouts or sign-ups to detect drop-offs and improve conversion
  • Correlate custom metrics with real-time performance data to reveal hidden UX issues and understand the impact of new features

Achieve Full-Stack Visibility for Faster Resolution

  • Unify frontend and backend data in one collaborative platform to eliminate silos
  • Simulate and validate key user flows with Synthetic Monitoring, then compare them against real session data for full coverage
  • Jump from frontend sessions to backend traces in one click to diagnose cross-system issues—whether in code, APIs, or third-party services
  • Monitor new releases in real time by capturing sessions immediately post-deployment to catch regressions early

Replay Your Users' Web Experiences

  • Watch Session Replays linked to real browser errors to see exactly where users encounter friction
  • Correlate replays with frontend errors, network requests, and performance data to quickly find root causes
  • Detect frustration signals like rage clicks, dead clicks, and slow loads to surface hidden UX problems
  • Jump from Session Replays to backend traces to determine if issues originate in frontend code, APIs, or infrastructure

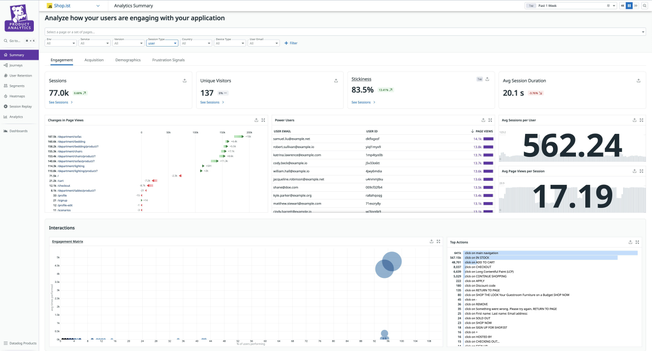
Make Data-Driven Product Decisions with In-Depth Insights into Web User Behavior

  • Track feature adoption and user drop-offs to identify friction points and optimize key flows
  • Use Sankey diagrams and conversion funnels to visualize user journeys and abandonment paths
  • Break down performance trends by browser, device, geography, and user attributes to tailor experiences
  • Transform technical performance data into business metrics that demonstrate the impact of UX on conversion and revenue
  • Align product, engineering, and design teams with shared dashboards that tie behavior to business outcomes

Unify Frontend Insights Across Teams

  • Empower web developers, product managers, and designers to collaborate using shared replays, dashboards, and reports
  • Create a shared language for discussing user experience through consistent metrics and visualizations available to all stakeholders
  • Combine Session Replay and Product Analytics to understand both what users are doing and why
  • Align teams around shared insights to improve decision-making, reduce time to resolution, and enhance UX
dg/dem-cross-team-collaboration.png

Protect User Privacy With Enterprise-Grade Controls

  • Secure sensitive web data with privacy-by-default settings, field-level redaction, and customizable controls for PII, PHI, and financial information
  • Control access with role-based permissions tailored to your team’s structure
  • Stay compliant with GDPR, CCPA, HIPAA, PCI-DSS, and SOC2 through automated redaction and audit logs
  • Meet region-specific data requirements with flexible residency options
  • Enforce security policies with SSO integration, multi-factor authentication, and customizable session timeouts aligned with your organization's security framework
dg/dem-enterprise-privacy.png

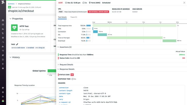
Catch Performance Issues Before They Impact Your Customers

  • Deploy proactive monitoring across critical user journeys with browser and API tests that simulate real user behavior
  • Receive real-time alerts when tests fail, with detailed diagnostics showing exactly what broke and why
  • Ensure coverage of critical workflows by identifying gaps in test coverage using real-user interaction data from RUM
  • Compare test results across browsers, devices, and locations to identify environment-specific issues before users encounter them

Create and Maintain Tests Without the Complexity

  • Build tests in minutes with a codeless recorder that captures interactions and request flows automatically
  • Configure tests with assertions, variables, and reusable subtests—no custom scripts required
  • Reduce test maintenance with self-healing browser tests that adapt to UI changes, cutting down on false positives and flaky results
  • Troubleshoot faster with detailed step-by-step test results, screenshots, and waterfall views for every test run
dg/dem-maintain-tests.png

Integrate Seamlessly into Your Workflow

  • Run tests automatically in CI/CD pipelines using integrations with GitHub, GitLab, Jenkins, and more
  • Trigger browser and API tests on demand or on a schedule to monitor production, staging, and pre-prod environments
  • Enforce quality gates to catch regressions before code reaches users
  • Integrate test results with your existing workflows through notifications in Slack, PagerDuty, and other collaboration tools
dg/dem-ci-cd-integration.png

Accelerate Issue Resolution with Unified Context

  • Pivot from synthetic tests to RUM data, logs, traces, and infrastructure metrics in a single platform
  • Correlate test failures with backend latency, error rates, or API issues to pinpoint exactly where performance degrades
  • Collaborate across dev, ops, and product teams with shared visibility into test results and performance data
  • Expand API test coverage by identifying untested endpoints in the API Catalog—and generate tests with one click
dg/dem-unified-troubleshooting.png

The Essential Monitoring and Security Platform for the Cloud Age

Datadog brings together end-to-end traces, metrics, and logs to make your applications, infrastructure, and third-party services entirely observable.

Platform Diagram

Loved & Trusted by Thousands

Washington Post logo 21st Century Fox Home Entertainment logo Peloton logo Samsung logo Comcast logo Nginx logo