Monitor Google Cloud Vertex AI With Datadog | Datadog

Monitor Google Cloud Vertex AI with Datadog

Track the health and performance of your machine learning (ML) models and AI applications. Collect real-time metrics including, network traffic, prediction errors and latency, resource utilization, and more.

vertexaiheaderimage

Why Datadog?

Out-Of-The-Box Dashboards

Nearly instant time to value for both set up and investigation


Watchdog Feature

Autonomously find anomalies in your environment, without any explicit action or setup


1,000+ Vendor-Backed Integrations

Datadog offers wide coverage across any technology, with support provided by Datadog


Proven for Enterprise

Fortune 100 companies, spanning across a wide array of industries, trust Datadog


1,000+ Turn-Key Integrations, Including

Product Benefits

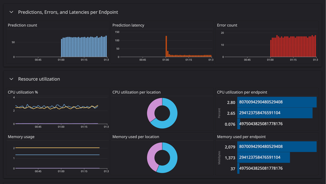
Understand your AI/ ML Model's Efficacy

  • View metrics from any of your Vertex AI deployments —including performance signals, resource utilization, network traffic behavior, and the scaling of workers
  • Gain deeper visibility into how many successful predictions your model is making in a given time span, along with prediction errors and latency
  • Determine which models need to be retrained based on whether their prediction count is low or if other health signals are not performing at approved rates
vertexbbimagetwo.png

Gain Complete Visibility into Your Generative AI-powered Services

  • Determine which regions are contributing the most bandwidth consumption by viewing egress costs for your Vertex AI network traffic
  • Understand when particular cloud regions are receiving a disproportionate volume of requests (or experiencing outages)
  • Deploy and start monitoring without any need for professional services or extensive training
/vertexaibbimageone.png

Receive Alerts Only for the Issues that Matter and Eliminate False-Positives

  • Monitor for anomalies in your deployment’s memory usage and get notified when memory usage starts increasing rapidly and potentially causing errors
  • Correlate both CPU and memory usage metrics with error and latency metrics to quickly spot when resource overconsumption is leading to degraded performance
/vertexaibbimagetwo.png

Diagnose Root Causes Faster with Watchdog by Your Side

  • Leverage Watchdog’s capabilities to set up customized anomaly, outlier, and forecast alerts for any type of telemetry
  • Access precise answers based on Watchdog's analysis of your entire environment, including data from 1,000+ integrations
  • Use Impact Analysis data to establish best practices for incident response

The Essential Monitoring and Security Platform for the Cloud Age

Datadog brings together end-to-end traces, metrics, and logs to make your applications, infrastructure, and third-party services entirely observable.

Platform Diagram

Loved & Trusted by Thousands

Washington Post logo 21st Century Fox Home Entertainment logo Peloton logo Samsung logo Comcast logo Nginx logo