Try Datadog, Get a Free T-Shirt | Datadog | Datadog

Monitor Database Performance At Scale

Easily identify slow-running queries in seconds and visualize everything in one place. Start your trial today, create a dashboard, and we’ll send you a free Datadog t-shirt!

Due to unforeseen shipping charges to the recipient we are no longer able to send t-shirts to India. Full rules and eligible countries here.

tshirt/190509_generic-tshirt_hero_shirt

1,000+ Turn-Key Integrations, Including

Product Benefits

Receive Alerts Only for the Issues that Matter and Eliminate False-Positives

  • Set up recommended alerts with 1 click for anomalies and outliers that account for daily, weekly, and seasonal fluctuations
  • Proactively prevent outages and errors in the future by alerting on metric forecasts
  • Combine alerts into composite alerts for greater granularity and stronger signal to reduce the noise
  • Automatically detect unanticipated outliers, anomalies, and errors with Watchdog
products/alerts/watchdog-machine-learning-alerts.jpeg

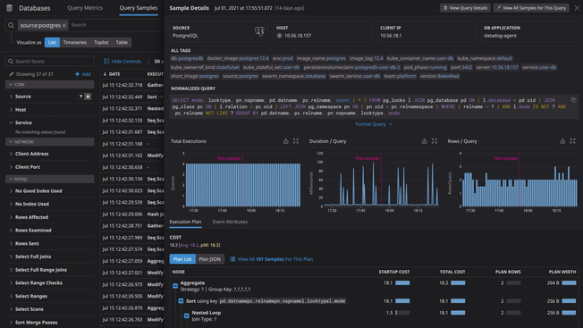
Troubleshoot Database Performance Issues Faster

  • Monitor all your databases, cloud services, containers, and serverless functions in one place with Datadog’s 1,000+ vendor-backed integrations
  • View query metrics alongside system performance metrics from all your databases
  • Monitor query-level and host-level metrics together to better understand how resource constraints affect database performance
  • Leverage out-of-the-box integrations with the rest of the Datadog platform, including dashboards, monitors, and advanced formulas and function
dg/postgres-performance.png

Monitor Key Database Metrics Alongside the Rest of Your Stack

  • Monitor all your databases, cloud services, containers, and serverless functions in one place with Datadog’s 1,000+ vendor-backed integrations
  • View query metrics alongside system performance metrics from all your databases
  • Monitor query-level and host-level metrics together to better understand how resource constraints affect database performance
  • Leverage out-of-the-box integrations with the rest of the Datadog platform, including dashboards, monitors, and advanced formulas and function

Enhance App Reliability & Collaboration Across Teams

  • Diagnose root causes faster and see anomalous behavior across all your systems by correlating query metrics with database and infrastructure metrics
  • Expand your team’s access to query metrics without providing explicit database access to every user
  • Keep sensitive data secure with automatic obfuscation of PII in explain plans and query metrics
  • Scale DBM usage with your needs and manage a large number of databases securely

Monitoring That's Simple to Deploy and Effortless to Manage

  • Track tens of thousands of infrastructure metrics out-of-the-box
  • Deploy and start monitoring without any need for professional services or extensive training
  • Promote adoption across your organization with our intuitive user interface that requires no query language and can be used by anyone

Loved & Trusted by Thousands

Washington Post logo 21st Century Fox Home Entertainment logo Peloton logo Samsung logo Comcast logo Nginx logo