Datadog SQL Server Performance Monitoring | Datadog

Optimize SQL Server Performance

Easily identify slow-running queries in seconds and visualize everything in one place with Datadog. Combine SQL Server monitoring tools with distributed tracing and log management by Datadog to get end-to-end visibility into the health of your databases.

Why Datadog?

Unified Database Monitoring

Monitor your database fleets in one place to save time and effectively triage


Read-only Database Access

Grant more members of your teams access to database monitoring without sacrificing security


Applications in Context

Accelerate root cause analysis by correlating distributed traces with query metrics and explain plans in one view


Troubleshoot and Optimize Inefficient Queries

Easily understand database load, pinpoint long-running and blocking queries, drill into precise execution details, and optimize query performance


Loved & Trusted by Thousands of Enterprises

Washington Post logo 21st Century Fox Home Entertainment logo Peloton logo Samsung logo Comcast logo Nginx logo

Product Benefits

Diagnose Issues and Optimize Query Performance Faster

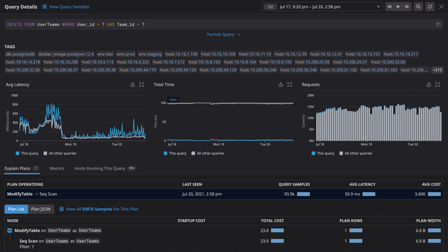
  • Easily identify slow-running SQL queries, bottlenecks, error rates, and more with end-to-end application tracing, full latency breakdowns, and stack traces
  • Collect query throughput, query execution performance, connections, buffer pool usage metrics and more
  • Get granular insight into query activity with automatically sampled queries
  • Analyze slow query logs quickly with an intuitive logging platform and auto-pattern recognitions
products/database-monitoring/DBM-4-query-metrics-query-details-v01.png

Improve SQL Server Stored Procedures

  • Reduce network traffic and execution latency by creating stored procedures around frequently repeated database operations
  • Identify and resolve bottlenecks hampering your applications’ response times with insights into your stored procedures and normalized query data
  • Identify the queries and procedures contributing the most to database load and potentially slowing down your applications
  • Monitor Tempdb with DBM and identify long-running transactions that are consuming excessive space
/blog/optimize-sql-server-performance-with-datadog/sql-server-1-fixed.png

Identify Latch Contention and Deadlocks

  • Discover and resolve bottlenecks and recurring deadlock errors; easily monitor wait times, frequency of latch contention jobs, and more
  • Pinpoint latch contention issues quickly with visibility into the average wait times of latches and the number of latch contentions per second
  • Prevent server load increases and lengthy response times with dashboards that help you identify the number of deadlocks occurring per second in your SQL Server instance
/blog/optimize-sql-server-performance-with-datadog/sql-server-3.png

Correlate Query Metrics With Database and Infrastructure Metrics

  • Diagnose root causes faster and see anomalous behavior across all your systems by correlating SQL Server metrics and the rest of your stack
  • View query-level and host-level metrics together to better understand how resource constraints affect database performance
  • Gain critical insights into your system with distributed traces and logs in real time for quick troubleshooting
  • Seamlessly pivot from execution plans to related metrics to surface and resolve costly database inefficiencies

Enhance App Reliability & Collaboration Across Teams

  • Monitor all your databases, cloud services, containers, and serverless functions in one place with Datadog’s 1,000+ vendor-backed integrations
  • Expand your team’s access to query metrics without providing explicit database access to every user
  • Keep sensitive data secure with automatic obfuscation of PII in execution plans and query metrics
  • Scale DBM usage with your needs and manage a large number of databases securely

Receive Alerts Only for the Issues that Matter and Eliminate False-Positives

  • Set up recommended alerts with 1 click for anomalies and outliers that account for daily, weekly, and seasonal fluctuations
  • Proactively prevent outages and errors in the future by alerting on metric forecasts
  • Combine alerts into composite alerts for greater granularity and stronger signal to reduce the noise
  • Automatically detect unanticipated outliers, anomalies, and errors with Watchdog
products/alerts/watchdog-machine-learning-alerts.jpeg

Monitoring That's Simple to Deploy and Effortless to Manage

  • Track tens of thousands of infrastructure metrics out-of-the-box
  • Deploy and start monitoring without any need for professional services or extensive training
  • Promote adoption across your organization with our intuitive user interface that requires no query language and can be used by anyone

1,000+ Turn-Key Integrations, Including

The Essential Monitoring and Security Platform for the Cloud Age

Datadog brings together end-to-end traces, metrics, and logs to make your applications, infrastructure, and third-party services entirely observable.

Platform Diagram