Salesforce Log Management and Analytics | Datadog

Salesforce Log Management and Analytics

Access a broad swath of log reporting data on platform activity across your Salesforce environment with Datadog. Gain deeper insights into user activity, API usage, and potential threats or vulnerabilities, and correlate that data with telemetry from more than 900 other technologies.

/blog/monitor-salesforce-logs-datadog/salesforce_dashboard

1,000+ Turn-Key Integrations, Including

Product Benefits

Monitor Salesforce User Activity in Real Time

  • Automatically detect unanticipated outliers, anomalies, and errors with the Log Explorer; query and filter by user actions including logins, logouts, identity verification and more
  • Analyze JSON-formatted logs to extract attritubutes such as the ID of the user, their IP address, and the Salesforce entity that they accessed with Datadog's processing pipeline
  • Seamlessly aggregate logs by one or more shared attributes to see the complete picture of what actions a user took and exactly what they queried
  • Access user activity logs on key actions such as searching, running reports, document and attachment downloads using requests to the ELF API
/blog/monitor-salesforce-logs-datadog/login_geomap.png

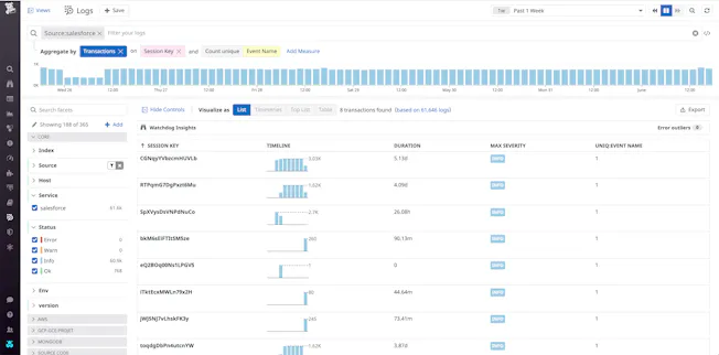
Gain Insights into Platform Access Activity

  • Easily track and visualize key activities across your Salesforce resources, such as which entities users are viewing or querying the most
  • Monitor API usage trends with forecast monitoring that ensures you know ahead of time if you are approaching any limits
  • Immediately identify and track users who are performing suspicious API calls using dedicated ELF events for API calls; drill down into individual calls to check the credentials of the user who issued them, as well as view their user ID, client IP address, and session key
/blog/monitor-salesforce-logs-datadog/log_transaction_query.png

Detect Security Threats to your Salesforce Org

  • Immediately flag security threats and vulnerabilities such as session highjacking and anomalous user activity
  • Create Threat Detection Rules to generate a security signal as soon as Datadog receives any of these events
  • Leverage out-of-the-box Threat Detection Rules to alert on suspicious behavior in your Salesforce org such as brute-force attack on a user or unusually large number of results from a Salesforce query
/blog/monitor-salesforce-logs-datadog/security_rule.png

Receive Alerts Only for the Issues that Matter and Eliminate False-Positives

  • Set up recommended alerts with 1 click for anomalies and outliers that account for daily, weekly, and seasonal fluctuations
  • Proactively prevent outages and errors in the future by alerting on metric forecasts
  • Combine alerts into composite alerts for greater granularity and stronger signal to reduce the noise
  • Automatically detect unanticipated outliers, anomalies, and errors with Watchdog
/products/alerts/watchdog-machine-learning-alerts.jpeg

See Inside Any Stack, Any App, At Any Scale, Anywhere

  • Monitor cloud-based, hybrid, and on-premise services, serverless functions, databases, containers, and more with Datadog’s 1,000+ vendor-backed integrations
  • Create your own customized or out-of-the-box dashboards in seconds
  • Navigate seamlessly among your logs, infrastructure metrics, application traces, and triggered security signals on a unified platform

The Essential Monitoring and Security Platform for the Cloud Age

Datadog brings together end-to-end traces, metrics, and logs to make your applications, infrastructure, and third-party services entirely observable.

Platform Diagram

Loved & Trusted by Thousands

Washington Post logo 21st Century Fox Home Entertainment logo Peloton logo Samsung logo Comcast logo Nginx logo