Datadog Cloud Network Monitoring | Datadog

Cloud and On-Prem Network Monitoring

Easily monitor connections and traffic between cloud hosts, processes, containers, and on-prem network equipment with Datadog.

Product Benefits

Correlate Applications, Infrastructure, and Networks Faster

  • Quickly pinpoint network issues by visualizing the hop-by-hop path taken by traffic between applications across cloud, physical, and wide area networks
  • Accelerate investigations by seamlessly pivoting between inter-application traffic and the corresponding underlying infrastructure traffic
  • Improve MTTR by identifying intermediate hop metrics, latency, and packet loss details within the traffic path
  • Monitor network performance between two applications by tracking and alerting on service-to-service interactions and metrics
dg/cnm1.png

Built for Hybrid Multi-Cloud and On-Premises Environments

  • Remediate incidents efficiently by consolidating traffic monitoring between any two endpoints at the service, pod, cluster, or host-level, across on-premises, hybrid, and cloud environments
  • Avoid tool switching by gaining visibility into modern infrastructure and applications, including containers, serverless, cloud services, and virtual machines in a single pane of glass
  • Prove network innocence by tracking connectivity to 3rd party cloud services and internet endpoints for complete network awareness
  • Trace multi-cloud network issues with comprehensive visibility across all major cloud providers
dg/cnm2.png

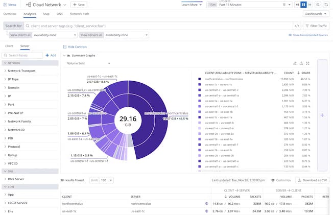
Focus Remediations with Intelligent Insights and Alerting

  • Track and receive alerts on abnormal network states by creating monitors and dashboards from network metrics using Datadog’s advanced tags
  • Optimize cloud spend by identifying top talkers across your network and the teams responsible for that traffic
  • Secure your network by identifying DNS traffic being sent to suspicious domains
  • Effectively root-cause network problems by easily scoping and grouping traffic flows by unified tags
dg/cnm3.png

Built for Hybrid Multi-Vendor Environments

  • Reduce tool sprawl by gaining visibility into any device on any network, including on-premises, SD-WAN, and wireless devices, through SNMP metrics, SNMP Traps, APIs, NetFlow, and syslogs
  • Gain comprehensive inventory of your network by automatically gathering insights from devices across any vendor, including Juniper, Cisco, Meraki, F5, Arista, and Aruba, and many more
  • Correlate across critical signals, device and interface performance, network traffic, and overall site health, all in one consolidated place with out-of-the-box dashboards
  • Effortlessly discover devices and monitor networks of any size with our scalable, open-source, SaaS-based agent
dg/ndm1.png

Investigate Issues Faster with Deeper Network and Device Insights

  • Easily investigate across all network signals including metrics, SNMP Traps, NetFlow traffic, and syslogs by drilling down to investigate interface performance with a single click
  • Detect and resolve network issues faster with real-time alerts that highlight problems across your entire stack, anomalies to quickly spot malfunctioning devices, and forecast future bandwidth
  • Gain a bird’s-eye view of your network’s physical connections, device issues, and their upstream/downstream impacts through automatic device topology map visualizations
  • Enhance team collaboration, reduce finger-pointing, and boost MTTR by correlating network and application issues
dg/ndm2.png

Take Action with High Context Traffic Flow Visibility

  • Identify top contributors of network congestion, pinpoint traffic bottlenecks, and understand what is saturating a particular interface
  • Verify the legitimacy of network traffic and identify unusual network patterns across applications, geographies, cloud providers, and domains sending or receiving traffic across your network
  • Collect and analyze traffic flows with insights into any flow variants such as NetFlow v5, NetFlow v9, IPFIX, sFlow, and jFlow
  • Understand the impact of network traffic by slicing and dicing traffic flows by sources, destinations, ports, protocols and applications, and correlate this data with host and application data
dg/ndm3.png

Cloud Hybrid On-Prem

Network Monitoring Capability Map

Cloud Network Monitoring (CNM)

  • Correlate application, infrastructure, and network monitoring data
  • Get visibility into traffic between modern cloud-native microservices
  • Monitor connectivity performance across cloud & on-premises endpoints

Cloud Network Monitoring &
Network Device Monitoring

  • Gain a hop-by-hop view of hybrid network traffic in a single pane of glass
  • Correlate NetFlow traffic to the infrastructure & applications responsible for the connection
  • Pivot from service-level communication to underlying physical network devices

Network Device Monitoring (NDM)

  • Unify monitoring data across all physical and virtual network devices
  • Achieve comprehensive WAN and hybrid network visibility with extensive vendor coverage
  • Accelerate MTTR with correlation between NetFlow traffic & device metrics
Cloud Hybrid On-Prem

The Essential Monitoring and Security Platform for the Cloud Age

Datadog brings together end-to-end traces, metrics, and logs to make your applications, infrastructure, and third-party services entirely observable.

Platform Diagram

Loved & Trusted by Thousands

Washington Post logo 21st Century Fox Home Entertainment logo Peloton logo Samsung logo Comcast logo Nginx logo