Datadog MySQL Performance Monitoring | Datadog

Analyze & Optimize MySQL Performance

Quickly identify and resolve MySQL performance issues—track resource utilization trends over time to forecast future capacity needs & monitor query-level and host-level metrics together.

dg-mysql-header

Why Datadog?

Unified Database Monitoring

Monitor your database fleets in one place to save time and effectively triage


Read-only Database Access

Grant more members of your teams access to database monitoring without sacrificing security


Applications in Context

Accelerate root cause analysis by correlating distributed traces with query metrics and explain plans in one view


Troubleshoot and Optimize Inefficient Queries

Easily understand database load, pinpoint long-running and blocking queries, drill into precise execution details, and optimize query performance


Loved & Trusted by Thousands of Enterprises

Washington Post logo 21st Century Fox Home Entertainment logo Peloton logo Samsung logo Comcast logo Nginx logo

Product Benefits

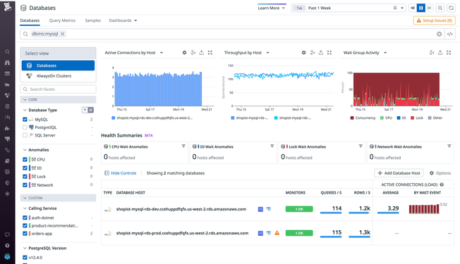
Troubleshoot MySQL Issues Faster

  • Easily isolate performance issues in your database fleet with out-of-the box health summary telemetry
  • Better understand the loads on your databases with MySQL host wait events; triage your databases with top query metrics
  • Seamlessly pivot to and from Datadog APM to resolve application issues faster
dg/mysql-performance-v2.png

Optimize Database Performance

  • Rapidly identify problematic MySQL queries with valuable metrics such as average latency, total execution time, and number of rows queried
  • Isolate query performance issues in minutes by visualizing query metrics over time
  • Pinpoint inefficient query patterns that hinder performance with explain plans
dg/optimize-database-performance-v2.png

Enhance App Reliability & Collaboration Across Teams

  • Diagnose root causes faster and see anomalous behavior across all your systems by correlating query metrics with traces and infrastructure metrics
  • Expand your team’s access to query metrics without providing explicit database access to every user
  • Keep sensitive data secure with automatic obfuscation of PII in explain plans and query metrics
dg/dg-collaboration-mysql.png

Monitor Key Database Metrics Alongside the Rest of Your Stack

  • Monitor your MySQL databases, cloud services, containers, and serverless functions all in one place with Datadog’s 1,000+ vendor-backed integrations
  • Monitor query-level and host-level metrics together to better understand how resource constraints affect database performance
  • Leverage out-of-the-box integrations with the rest of the Datadog platform, including dashboards, monitors, and advanced formulas and function
dg/dg-3pillars-v2.png

Monitoring That's Simple to Deploy and Effortless to Manage

  • Track tens of thousands of infrastructure metrics out-of-the-box
  • Deploy and start monitoring without any need for professional services or extensive training
  • Promote adoption across your organization with our intuitive user interface that requires no query language and can be used by anyone
dg/enhance-database-visibility-mysql.png

1,000+ Turn-Key Integrations, Including

The Essential Monitoring and Security Platform for the Cloud Age

Datadog brings together end-to-end traces, metrics, and logs to make your applications, infrastructure, and third-party services entirely observable.

Platform Diagram