Datadog Monitoring | Datadog

Enable Immediate Monitoring with HashiCorp Terraform and Datadog

Instantly set up monitoring for your containers, clusters, instances, and more as you create them.

1,000+ Turn-Key Integrations, Including

Product Benefits

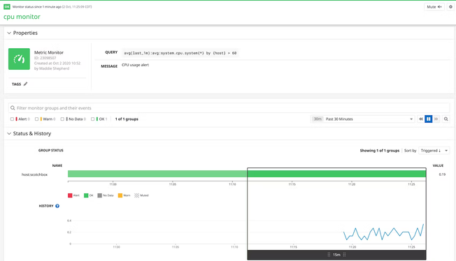
Instantly Deploy New Monitors for Your Environment

  • Actively check the status of your environments, including metrics, integration availability, TCP/HTTP endpoints, logs, and more
  • Easily set an alert condition by creating a simple monitor resource
  • Confidently destroy resources by running an operation to confirm which resources you need to destroy
dg/terraformmonitors.png

Access Customizable Dashboards

  • Gain a real-time view into the state of your environments
  • Visualize metrics used in your existing monitors and correlate that data with other key system metrics
  • Troubleshoot issues faster by using tags (e.g., instance, host, cloud provider) to group and filter your host map, making it easy to drill down to specific segments of your infrastructure

Monitor More with Your Resources

  • Create new Synthetic tests to automatically verify application behavior in new environments
  • Set service level objectives for newly deployed applications
  • Set up integrations for other cloud providers such as Azure or Google Cloud
dg/terraformsynthetics.png

Monitoring That's Simple to Deploy and Effortless to Manage

  • Track tens of thousands of infrastructure metrics and hundreds of drilled down query metrics out-of-the-box
  • Deploy and start monitoring without any need for professional services or extensive training
  • Promote adoption across your organization with our intuitive user interface that requires no query language and can be used by anyone

The Essential Monitoring and Security Platform for the Cloud Age

Datadog brings together end-to-end traces, metrics, and logs to make your applications, infrastructure, and third-party services entirely observable.

Platform Diagram

Loved & Trusted by Thousands

Washington Post logo 21st Century Fox Home Entertainment logo Peloton logo Samsung logo Comcast logo Nginx logo