Datadog Query Optimization | Datadog

Easily Identify and Optimize Inefficient Queries

Visualize query performance metrics, explain plans, and host-level metrics all in one place. Gain insights to improve database performance and reduce costs.

products/database-monitoring/DBM-4-query-metrics-query-details-v01

1,000+ Turn-Key Integrations, Including

Product Benefits

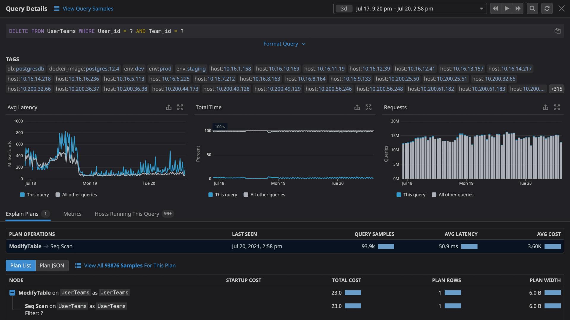
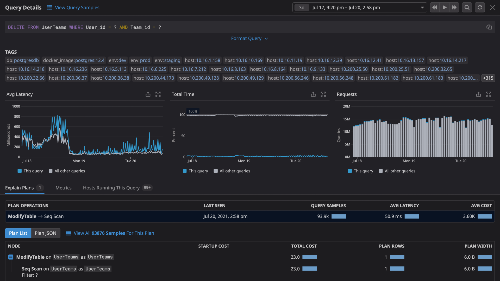
Identify Slow and Costly Queries at a Glance

  • Pinpoint sources of performance degradation within your databases; analyze normalized query performance data from across all your hosts
  • Surface resource-intensive patterns from historic query performance metrics; gain key insights to manage and reduce database costs
  • Reduce MTTR, prevent outages, and ultimately increase company revenue with our intuitive, no-code platform
  • Eliminate bottlenecks at the DBA level by managing many databases at once without compromising security

Troubleshoot Slow Queries Faster

  • Contextualize performance problems by pivoting from high-level data about slow or costly queries to detailed explain plans
  • Quickly identify hotspots for individual queries; view differences between multiple explain plans side by side
  • Seamlessly correlate data from explain plans to related metrics; understand how inefficiencies impact database performance
dg/postgres-performance.png

Monitor Key Database Metrics Alongside the Rest of Your Stack

  • Monitor all your databases, cloud services, containers, and serverless functions in one place with Datadog’s 1,000+ vendor-backed integrations
  • Monitor query-level and host-level metrics together to better understand how resource constraints affect database performance
  • Leverage out-of-the-box integrations with the rest of the Datadog platform, including dashboards, monitors, and advanced formulas and function

Enhance App Reliability & Collaboration Across Teams

  • Diagnose root causes faster and see anomalous behavior across all your systems by correlating query metrics with database and infrastructure metrics
  • Expand your team’s access to query metrics without providing explicit database access to every user
  • Keep sensitive data secure with automatic obfuscation of PII in explain plans and query metrics
  • Scale DBM usage with your needs and manage a large number of databases securely

Monitoring That's Simple to Deploy and Effortless to Manage

  • Track tens of thousands of infrastructure metrics out-of-the-box
  • Deploy and start monitoring without any need for professional services or extensive training
  • Promote adoption across your organization with our intuitive user interface that requires no query language and can be used by anyone

Enhance Productivity with Bits AI, Your Generative AI Copilot

  • Easily query observability data in natural language when and where you need it on mobile, web, or Slack
  • Accelerate investigations and improve collaboration with automatically generated incident summaries, and post mortems
  • Democratize observability data and accelerate onboarding with your always-on generative AI Copilot
  • Resolve bugs faster in production and fix code quality issues with automatically generated code fix suggestions and unit tests
dg/bitsai.png

The Essential Monitoring and Security Platform for the Cloud Age

Datadog brings together end-to-end traces, metrics, and logs to make your applications, infrastructure, and third-party services entirely observable.

Platform Diagram

Loved & Trusted by Thousands

Washington Post logo 21st Century Fox Home Entertainment logo Peloton logo Samsung logo Comcast logo Nginx logo