Datadog Edge Log Management | Datadog

Edge Log Management & Analytics

Explore an easy-to-use, cost-effective log management solution from Datadog.

Why Datadog?

No Custom Query Language Required

Leverage unified tagging to filter and search anything easily — no training needed


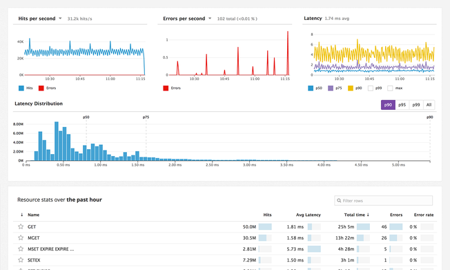
Enterprise Scale & Reliability

Whatever your scale or use cases, take advantage of our SaaS platform that’s always prepared to handle more


1,000+ Vendor-Backed Integrations

Datadog offers wide coverage across any technology, with support and log processing templates provided by Datadog


Logging Without Limits™

Simple, but powerful techniques for prioritizing logs and staying in budget–without manual backups or dropping data


1,000+ Turn-Key Integrations, Including

Product Benefits

Investigate and Troubleshoot IoT Issues Faster

  • Discover log patterns and errors rapidly without the need to investigate and read every individual log file
  • Visualize and explore collected logs using an intuitive, facet-driven navigation designed for outage responders
  • See log data in context with auto-tagging and metric correlation
  • Pivot from logs to the corresponding APM traces with a single click

Efficiently Store & Analyze High Volume Logs

  • Store real-time application logs in Standard Tier and high-volume security, network, operational logs, and more in Flex Tier
  • Utilize Flex Logs to adjust your retention and querying capacity independently, fulfilling even more use cases than with standard retention
  • Maximize storage capacity and explore all log types seamlessly with the Log Explorer's tailored querying capabilities, enabling both simple and complex investigations
/log-management/flex-log-retention.png

Easily Manage Your IoT Logs with an Intuitive Platform

  • Analyze all your IoT logs with just a few simple clicks and eliminate the need to learn a complex, custom query language
  • Generate metrics from all your ingested logs right within the UI
  • Create real-time log analytics dashboards in seconds with Datadog’s drag-and-drop capabilities

Control Costs without Sacrificing Visibility

  • Collect, process, inspect, and archive all your logs for only $.10/GB; monitor all your ingested logs in real time with Live Tail
  • Only pay to index the logs you need
  • Quickly access archived logs dating back to any time period with the ability to rehydrate logs into indexes in a few simple clicks
  • Significantly reduce the costs associated with the storage of high-volume logs necessary for audit and compliance purposes
logmanagementmarchitectureimage.jpg

Correlate and Alert on Data from Disparate Edge Devices and Cloud Backends

  • Analyze sensor telemetry, machine health, traces, and metrics in a single pane of glass
  • Leverage advanced anomaly detection and forecasting features for predictive maintenance of IoT assets
  • Scale up across hundreds or thousands of devices in minutes
realtimevisibility_LP.png

Analyze Data for Any IoT Use Case Using Flexible Custom Metrics

  • Capture existing point of sales system data to improve retail experience
  • Alert on the status of inventory and other supply chain assets in real-time
  • Gain actionable insight into complex manufacturing processes
  • Unify disparate data sources to optimize modern utilities
  • Track municipal data to meet the needs of growing urban centers
Screen-Shot-2017-02-13-at-11.17.45-AM2x.png

Real results from Datadog customers

12B Log events each day, managed cost-effectively
EA DICE
<2 min Mean time to resolution (MTTR)
CITIZENS BANK
50% Cost savings on cloud resources
TRAVELSUPERMARKET

Loved & Trusted by Thousands

Washington Post logo 21st Century Fox Home Entertainment logo Peloton logo Samsung logo Comcast logo Nginx logo