Datadog Universal Service Monitoring | Datadog

Universal Service Monitoring

Instantly discover, catalog, and monitor every service—without changing a single line of code.

dg/header-service-catalog-all-facets-light

Why Datadog?

End-to-End Distributed Tracing

Set up in minutes, and instantly visualize your traces with full control over ingestion, retention, and costs


Code Hotspots And Thread Level Insights

Optimize the most resource consuming lines of production code with our low-overhead Continuous Profiler


Automatic Deployment Tracking

Requests, errors, and latency metrics for every code deploy including out-of-the-box code version comparisons


Superior Granularity & Retention

0-second OOTB high resolution, 1-second availability for critical metrics, 15-month retention, and no roll-up, ever


Product Benefits

Automatically Discover and Map All Services

  • Eliminate system blindspots by automatically discovering all your services, whether first- or third-party, without instrumenting any code
  • Reduce mean time to detection through effortless dependency mapping, powered by the revolutionary eBPF technology
  • Achieve broader, real-time visibility of your system architecture, including services and dependencies written in otherwise incompatible languages
dg/1service-map-light.png

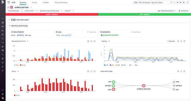
Monitor the Health of Every Service

  • Gain instant visibility into every service and deployment with real-time RED metrics and correlated telemetry
  • Improve application reliability by rolling out consistent SLOs across dependent services, regardless of technology fragmentation
  • Immediately catch issues as they arise in any service with out-of-the-box visualizations and alerts
dg/2service-page-light.png

Centralize Service Knowledge with the Software Catalog

  • Streamline collaboration during incidents by enriching services with relevant runbooks, dashboards, source code, and on-call engineer contact information
  • Drive operational excellence by standardizing monitoring best practices across all engineering teams
  • Increase engineering velocity by providing teams visibility into performance, reliability, and security indicators to complete projects and migrations confidently
dg/3service-catalog-zoomed-in-light.png

Speed Up Root Cause Analysis with Observability Data

  • Spot and resolve issues even faster by adding end-to-end distributed traces that are correlated with the rest of your observability data
  • Further empower engineers to quickly pinpoint and address root causes in applications with always-on code profiling and deep database monitoring
  • Improve end-user experience by tying in backend service telemetry with real-user journeys and code-free synthetic tests
dg/4profiler-light.png

The Essential Monitoring and Security Platform for the Cloud Age

Datadog brings together end-to-end traces, metrics, and logs to make your applications, infrastructure, and third-party services entirely observable.

Platform Diagram

Loved & Trusted by Thousands

Washington Post logo 21st Century Fox Home Entertainment logo Peloton logo Samsung logo Comcast logo Nginx logo