HTTP Tests | Datadog

Automated HTTP Testing

Activate HTTP tests to quickly detect endpoint issues.

Product Benefits

Proactively Monitor Your Endpoints with HTTP Tests

  • Monitor the up/down status of local or remote HTTP endpoints
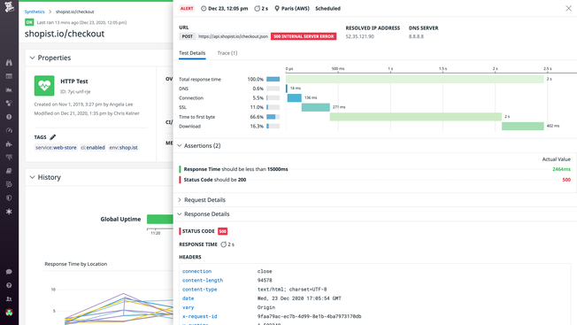
  • Quickly detect bad response codes (e.g. 404), identify soon-to-expire SSL certificates, and search responses for specific text
  • Conduct root cause analyses faster with breakdowns of network timings
  • Eliminate false positives with composite alerts to only receive alerts for the issues that matter
products/synthetics/synthetic-api-test-section-1.png

Monitor Any Environment From Your Own Secured Private Locations

  • Monitor internal-facing applications or any private endpoints that aren’t accessible from the public internet
  • Create custom Synthetic locations in areas that are mission-critical to your business
  • Verify application performance in your internal CI environment before releasing new features to production
  • Compare application performance from both inside and outside your internal network
syntheticsprivatelocationsbbimage.png

Resolve Front-End Issues Before Users Are Impacted

  • Ensure critical business workflows are functioning as expected with Browser tests
  • Create end-to-end tests with the codeless web recorder by clicking through applications just like end-users would
  • Test from various global locations, browsers, and devices
  • Expedite root cause analysis with test results components including screenshots, page performance data, errors, resources, and backend traces
dg/corewebvitals.png

Spend Less Time on Test Maintenance

  • Minimize false-positive results without maintaining or changing tests
  • Intelligent, self-healing capability allow tests to automatically update themselves upon new UI changes
  • Rerun any tests to confirm genuine failures with automatic test retries
  • Reduce alert fatigue and focus on building new features

Reduce Mean Time to Resolution with Full-Stack Visibility

  • Proactively monitor and troubleshoot with end-to-end visibility and full context in a single, unified platform
  • Catch front-end application issues before users are impacted
  • Expedite troubleshooting with relevant test run metrics, traces, and logs without context switching
  • Visualize performance and uptime metrics with out-of-the-box dashboards
syntheticsmttrvisibilitybbimage2.png

The Essential Monitoring and Security Platform for the Cloud Age

Datadog brings together end-to-end traces, metrics, and logs to make your applications, infrastructure, and third-party services entirely observable.

Platform Diagram

Loved & Trusted by Thousands

Washington Post logo 21st Century Fox Home Entertainment logo Peloton logo Samsung logo Comcast logo Nginx logo