Software Catalog | Datadog

Bring Clarity to Your Services and Teams with Software Catalog

Simplify service governance at scale by unifying dispersed service-related knowledge and real-time observability data.

/products/software-catalog/software-catalog-section-1-v3

Why Datadog?

End-to-End Distributed Tracing

Set up in minutes, and instantly visualize your traces with full control over ingestion, retention, and costs


Code Hotspots And Thread Level Insights

Optimize the most resource consuming lines of production code with our low-overhead Continuous Profiler


Automatic Deployment Tracking

Requests, errors, and latency metrics for every code deploy including out-of-the-box code version comparisons


Superior Granularity & Retention

0-second OOTB high resolution, 1-second availability for critical metrics, 15-month retention, and no roll-up, ever


1,000+ Turn-Key Integrations, Including

Product Features

Centralize Ownership Information Across Any Number of Microservices

  • Streamline the developer workload by consolidating dispersed service knowledge and real-time observability data in a single place
  • Automatically discover hundreds of APM services and RUM applications to quickly find owners, on-call engineers, and critical resources with minimal engineering effort
  • Shorten new hire onboarding time with out-of-the-box answers to questions about system architecture, ownership, and different types of telemetry
blog/software-catalog/self-service-ui.png

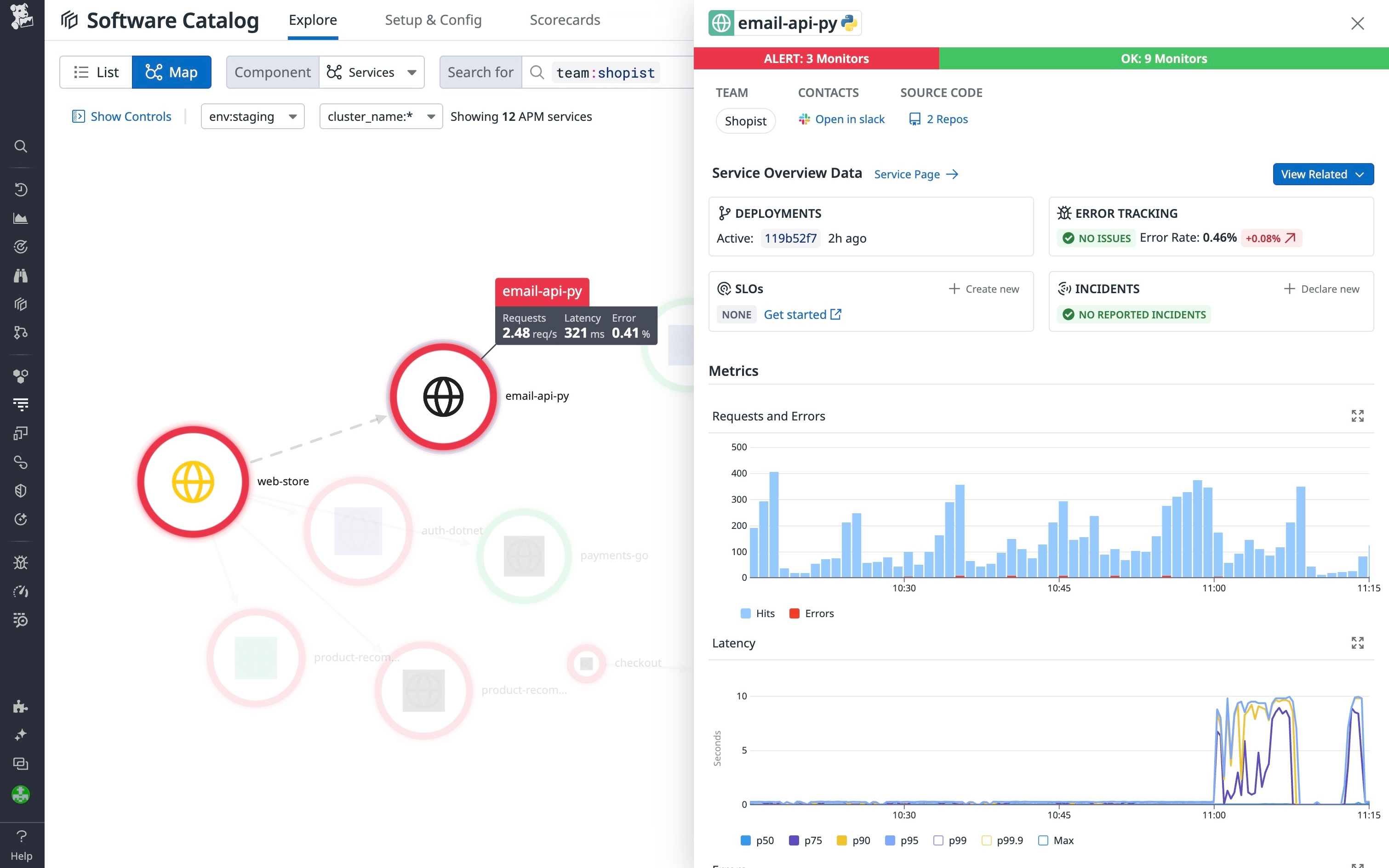
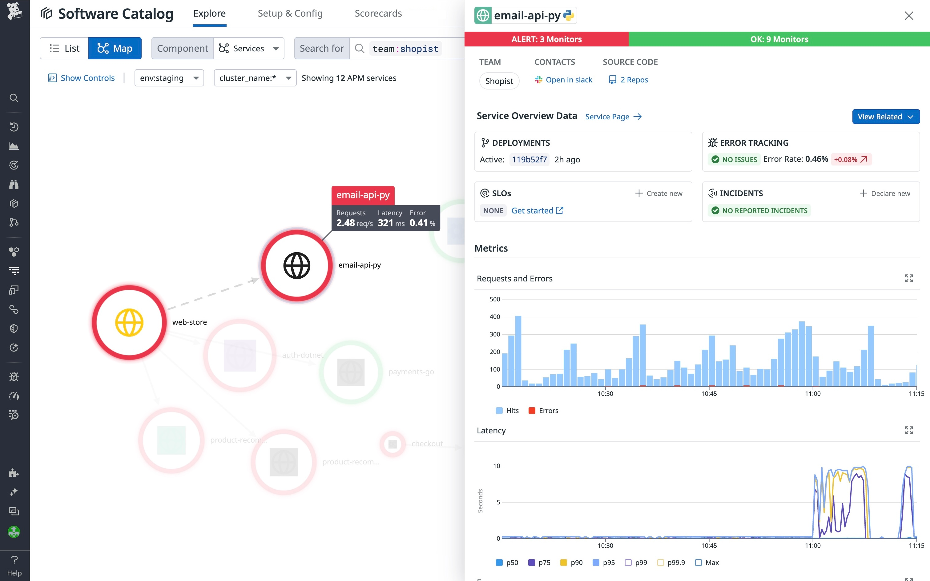
Improve System Reliability by Reducing MTTR

  • Quickly diagnose reliability issues by identifying services associated with triggered monitors, faulty deployments, breached SLOs, or new errors
  • Resolve incidents faster by automatically mapping all impacted services and gaining instant access to relevant owners, on-call engineers, runbooks, and dashboards
  • Minimize downtime by ensuring PagerDuty on-call coverage and viewing the incident status of every service next to real-time performance metrics
products/software-catalog/software-catalog-section-2-v3.png

Optimize Application Performance through Simpler Issue Diagnosis

  • Confidently release new versions by tracking deployment cadence and key performance metrics for all applications and services in a single view
  • Reliably find root causes for code-level bottlenecks and pivot to your source code by using a built-in integration for immediate optimization
  • Immediately detect anomalies in application behavior surfaced by Datadog's AI engine, Watchdog

Standardize Observability Best Practices at Scale

  • Improve response times for customer-impacting issues by using monitoring best practices with Datadog
  • Detect observability gaps at a glance by identifying services that are missing telemetry, SLOs, monitors, or critical on-call resources
  • Streamline root-cause investigations with a unified observability tool that leverages built-in integrations for Slack, PagerDuty, and Source Code
products/software-catalog/software-catalog-section-4-v3.png

The Essential Monitoring and Security Platform for the Cloud Age

Datadog brings together end-to-end traces, metrics, and logs to make your applications, infrastructure, and third-party services entirely observable.

Platform Diagram

Loved & Trusted by Thousands

Washington Post logo 21st Century Fox Home Entertainment logo Peloton logo Samsung logo Comcast logo Nginx logo