Datadog APM | Datadog

More Signal. Less Noise. Faster Resolution.

Application performance monitoring that connects traces, database performance, and code hotspots so teams can isolate root cause with full context.

apm/application-performance-monitoring-hero-dark
Datadog APM helps teams investigate latency and errors in production without the manual correlation tax. Instrument a service in minutes with Single Step Instrumentation, then follow guided investigations to trace requests end-to-end, drill into slow database queries, and surface code-level hotspots — all without switching tools or writing custom queries.

Why Datadog?

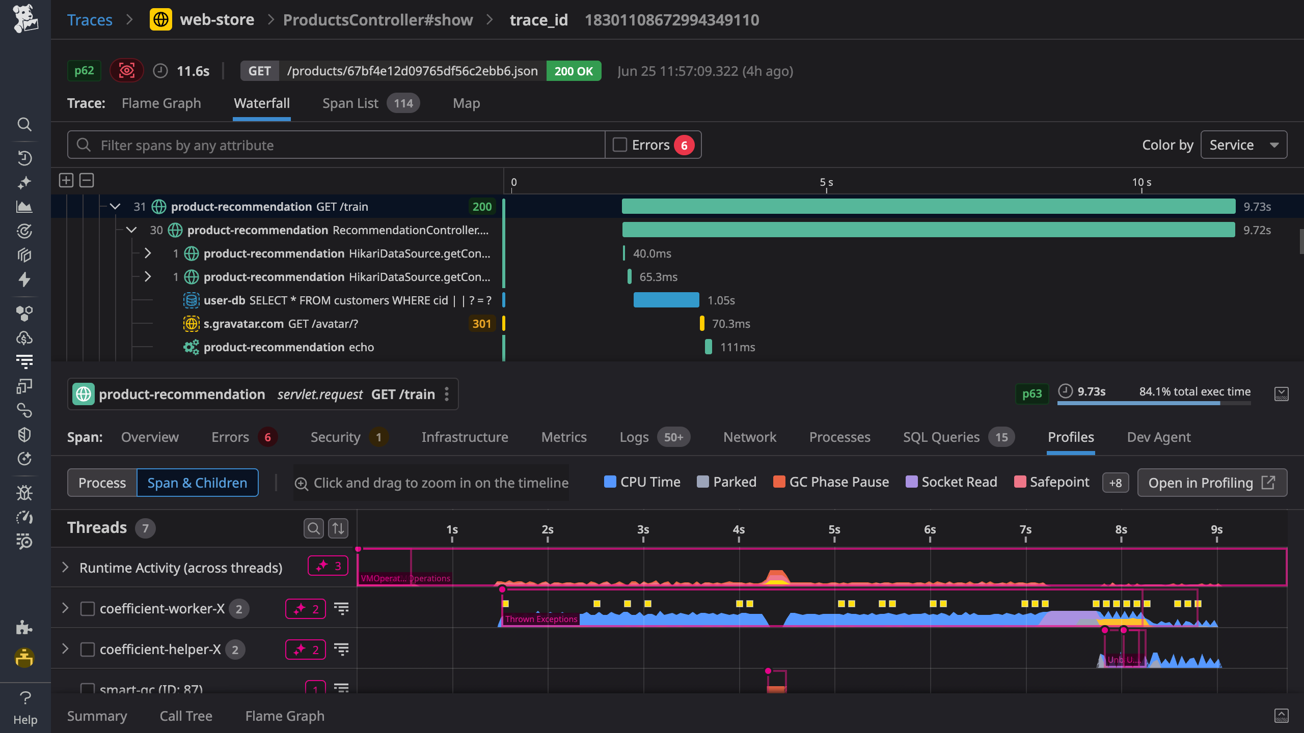
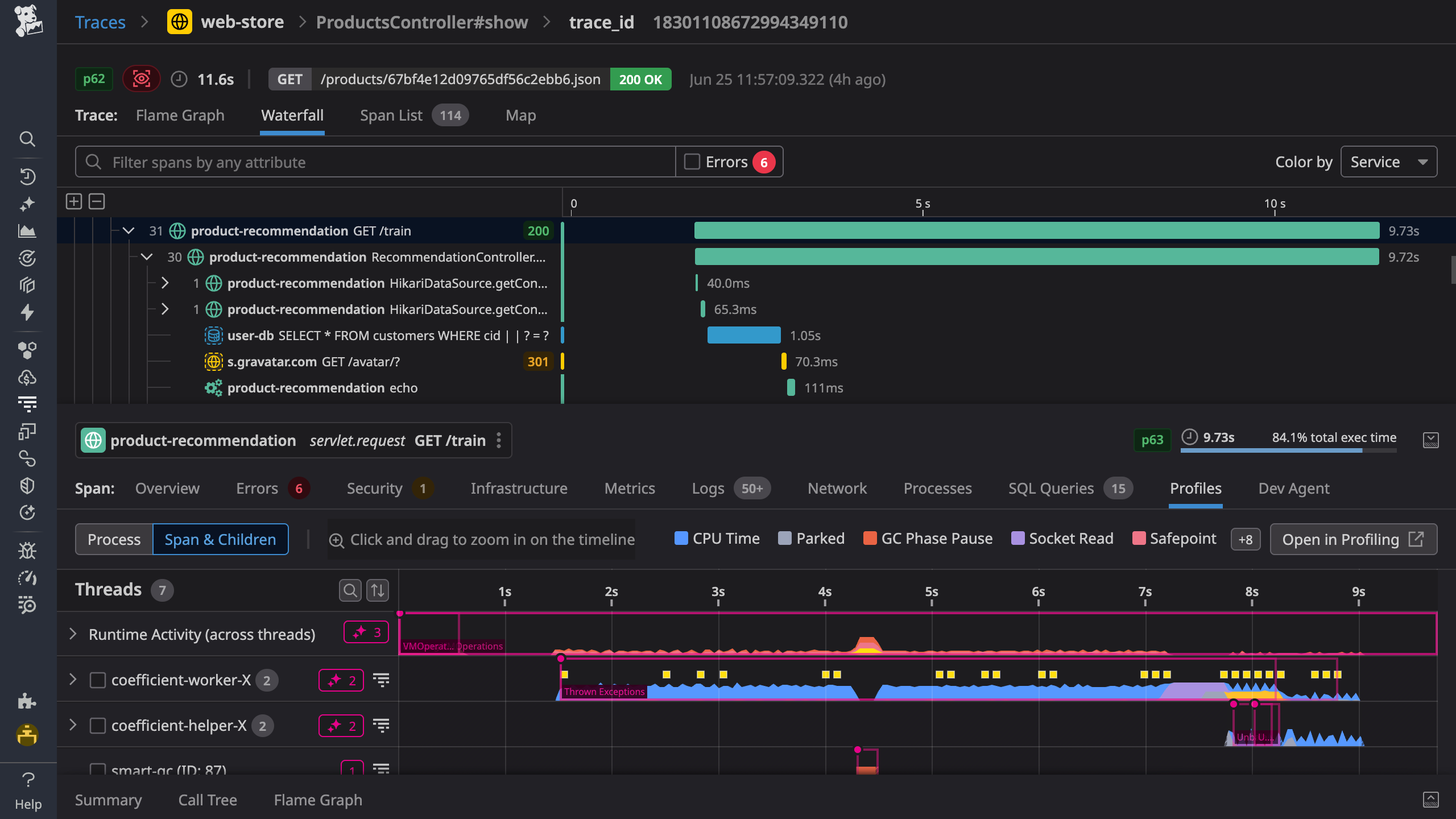
End-to-End Distributed Tracing

Set up in minutes, and instantly visualize your traces with full control over ingestion, retention, and costs


Code Hotspots And Thread Level Insights

Optimize the most resource consuming lines of production code with our low-overhead Continuous Profiler


Automatic Deployment Tracking

Requests, errors, and latency metrics for every code deploy including out-of-the-box code version comparisons


Superior Granularity & Retention

0-second OOTB high resolution, 1-second availability for critical metrics, 15-month retention, and no roll-up, ever


Product Benefits

End-to-End Tracing Across Services and Dependencies

  • Identify root causes quickly by correlating traces with logs, infrastructure metrics, database queries, network calls, and frontend telemetry — all in one view
  • Improve code performance with visibility into the execution time and resource consumption of every method, code line, and thread
  • Resolve incidents faster and understand their impact across services and databases by querying trace data with relational operators
  • Track and alert on business-specific KPIs by creating dashboards, monitors, and SLOs from span-based metrics using any tag
apm/apm-sec1-v4.png

Get Query-Level Context for Slow Database Spans

  • Triage database issues using wait event load analysis and host insights to quickly identify areas of underperformance
  • Find out what resources queries are waiting on and which users, services, and applications are driving load on database hosts
  • Accelerate root cause analysis of high latency by correlating distributed traces with query metrics and explain plans in one view
  • Improve underperforming queries that have long-running transactions, are high-impact blockers, or have index recommendations using automated Watchdog insights

Resolve Production Performance Issues Quickly with Always-On, Code-Level Visibility

  • Never miss production issues originating from your code by continuously profiling every line across all hosts and containers
  • Pinpoint methods and code lines that are inefficient under production load, despite having performed well in pre-production environments
  • Gain thread-level visibility into your requests to investigate parallelization, deadlocks, inefficient garbage collection, locks, and errors
  • Compare code behavior and impact across hosts, versions, and time ranges during canary, blue/green, or shadow deploys
profiler/profiler-resolve-production-2026.png

Discover Services and Map Dependencies to Reduce Blind Spots

  • Eliminate system blind spots by automatically discovering all your services, whether first- or third-party, without touching any code
  • Reduce mean time to detection through effortless dependency mapping, powered by eBPF technology
  • Gain instant visibility into the health of every service and deployment through real-time RED metrics and correlated telemetry
  • Streamline collaboration during incidents by enriching services with relevant owners, runbooks, source code, and on-call contact information
products/usm/light-service-map-min-v2.png

Real results from Datadog customers

↓37% Reduction in homepage load time
FORBES
40% Improved application processing throughput
OLO
↓75% Lower compute costs in Azure tests
SAS

The Essential Monitoring and Security Platform for the Cloud Age

Datadog brings together end-to-end traces, metrics, and logs to make your applications, infrastructure, and third-party services entirely observable.

Platform Diagram

Loved & Trusted by Thousands

Washington Post logo 21st Century Fox Home Entertainment logo Peloton logo Samsung logo Comcast logo Nginx logo